この記事について
- この記事はIBMが提供する製品に関する情報やナレッジを共有する Advent Calendar 2024の12月17日分として記載しています
Databand とは
- Databand とは、IBMのデータ・オブザーバビリティ(データ可観測性)製品です
- データパイプラインを可視化し、データの異常やその予兆を素早く検知します
-
こちらのサイトに記載がありますが、以下のデータパイプライン製品に対応しています
- Apache Airflow
- Snowflake
- BigQuery
- dbt Core and Cloud
- IBM Datastage
- Apache Spark
- Databricks Spark
- Azure Data Factory
- StreamSets
- Control-M
- カスタム統合
- また、アラート用ツールとしては以下対応しています
- Microsoft Teams
- PagerDuty
- Slack
- カスタムツール
- Eメール
Databand 紙芝居
- 簡単な使い方の紙芝居を以下に記載します
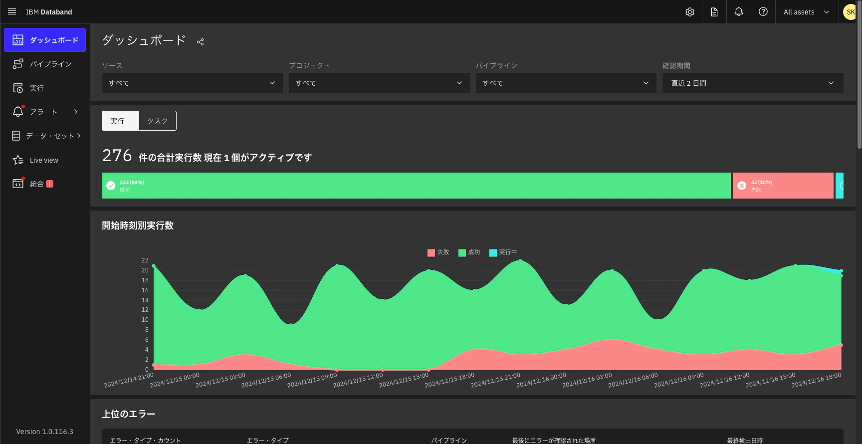
ダッシュボード
-
なお、こちらで流れている各データパイプラインはデモ用のものです
-
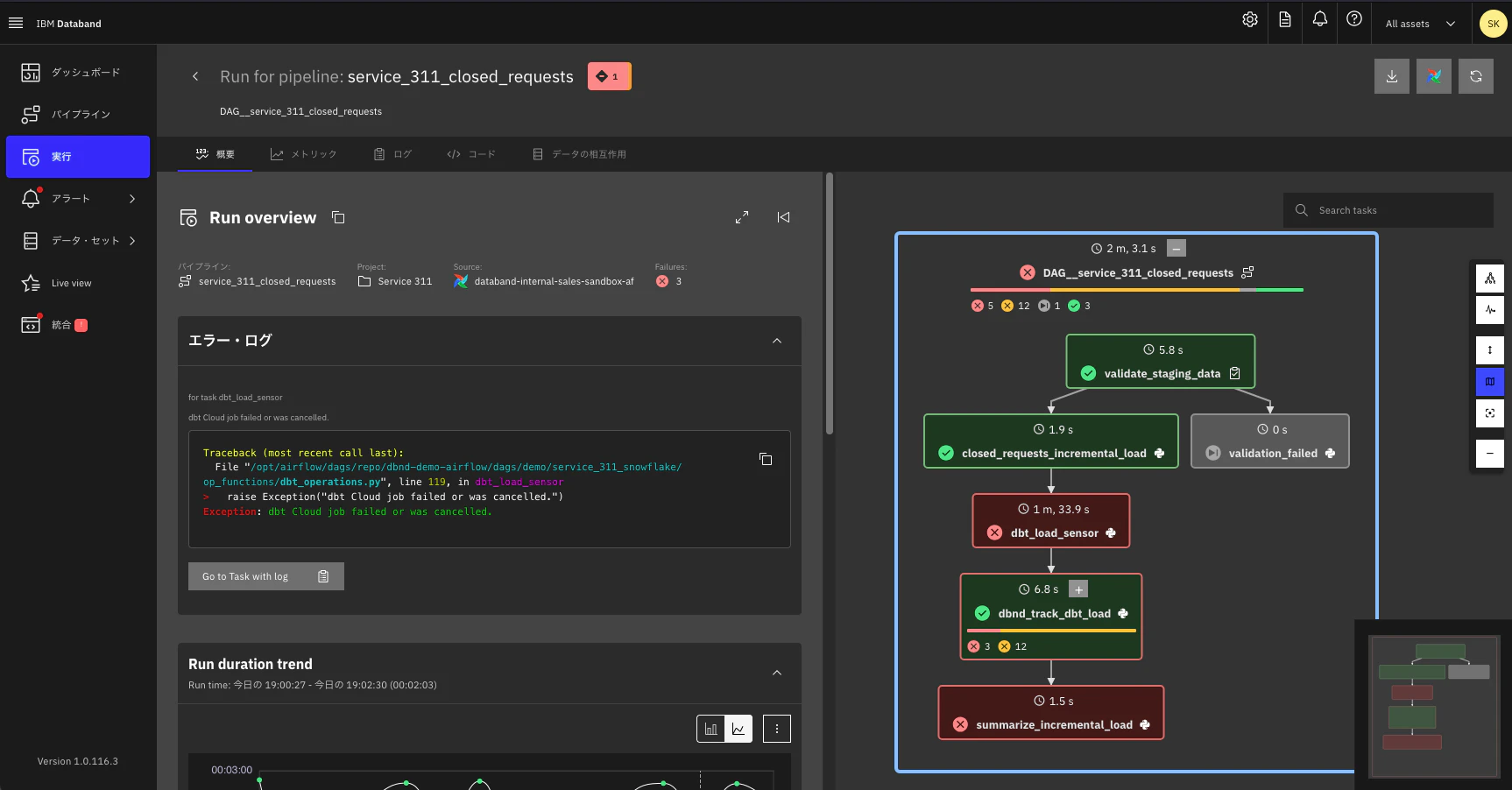
右側のフローの、「dbnd_track_dbt_load」の「+」ボタンをクリックして処理をドリルダウンしてみてみます
Databand のドキュメントはこちらにあります。IBM Data Observability by Databand、というのが現在の正式名称ですね。








