負荷試験を行うツールであるk6の使い方をまとめる
ツールの比較はこちらの記事が参考になる
環境
- macOS
- k6 v1.4.2
インストール
$ brew install k6
テストファイル生成
$ k6 new
script.js
import http from 'k6/http';
import { sleep, check } from 'k6';
export const options = {
vus: 10,
duration: '30s',
};
export default function() {
let res = http.get('https://quickpizza.grafana.com');
check(res, { "status is 200": (res) => res.status === 200 });
sleep(1);
}
テスト実行
$ k6 run script.js
/\ Grafana /‾‾/
/\ / \ |\ __ / /
/ \/ \ | |/ / / ‾‾\
/ \ | ( | (‾) |
/ __________ \ |_|\_\ \_____/
execution: local
script: script.js
output: -
scenarios: (100.00%) 1 scenario, 10 max VUs, 1m0s max duration (incl. graceful stop):
* default: 10 looping VUs for 30s (gracefulStop: 30s)
█ TOTAL RESULTS
checks_total.......: 251 8.048887/s
checks_succeeded...: 100.00% 251 out of 251
checks_failed......: 0.00% 0 out of 251
✓ status is 200
HTTP
http_req_duration..............: avg=186.77ms min=180.91ms med=186.44ms max=196.94ms p(90)=192.07ms p(95)=192.74ms
{ expected_response:true }...: avg=186.77ms min=180.91ms med=186.44ms max=196.94ms p(90)=192.07ms p(95)=192.74ms
http_req_failed................: 0.00% 0 out of 251
http_reqs......................: 251 8.048887/s
EXECUTION
iteration_duration.............: avg=1.2s min=1.18s med=1.18s max=1.59s p(90)=1.19s p(95)=1.19s
iterations.....................: 251 8.048887/s
vus............................: 1 min=1 max=10
vus_max........................: 10 min=10 max=10
NETWORK
data_received..................: 855 kB 27 kB/s
data_sent......................: 31 kB 988 B/s
running (0m31.2s), 00/10 VUs, 251 complete and 0 interrupted iterations
default ✓ [======================================] 10 VUs 30s
実行時にvusとdurationを指定
$ k6 run script.js --vus 5 --duration 10s
1vuの実行数を増やす
script.js
- sleep(1);
+ // sleep(1);
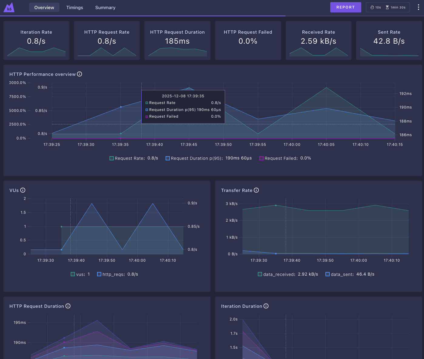
Web dashboardを使う
Web dashboardを有効にすることで、ある程度リアルタイムに状況を確認できるようになります
レポートをHTMLで出力することもできます
$ export K6_WEB_DASHBOARD=true
$ export K6_WEB_DASHBOARD_EXPORT=report.html
$ k6 run script.js --vus 1 --duration 1m
# http://127.0.0.1:5665
Web dashboard
出力されたHTMLではもう少し細かい情報も見れる
その他参考情報
リクエストの細かい設定などはこちらを参照
k6-operatorを使うことで、Kubernetesにデプロイして分散したリクエストを投げられるようになる

