はじめに
株式会社ジークス 3年目の竹村です。
毎年恒例のアドベントカレンダー企画ということで、久しぶりに投稿いたします!
今回は最近使っていて気に入っている、ターミナル関連のツールについて紹介したいと思います。
仕事やそれ以外で実装するにあたり、長時間PCに向き合うことが多いので、少しでも使いやすかったり、使い心地の良い、お気に入りのツールを使うことを心がけています。
まだまだリサーチ中ではありますが、いくつか紹介させていただきます!
※システムの時計が深夜のものがありますが、夜行性の私が趣味の実装を夜中にやっていたものであり、仕事とは一切関係がないです。
Wave Terminal
とても気に入っているモダンターミナルです。
よくあるターミナルは、せいぜいタブ機能ぐらいなのですが、このターミナルはタブの中に複数のターミナルを立ち上げられます。
例えばReactなんかの開発だと、1つのタブの中でnodejsの開発サーバーを立ち上げつつ、EsLintをかけたり、ビルドしたりできるんです。
加えて、Web閲覧やフォルダ閲覧、ファイルの編集なんかの機能もあります。
ちょっとした調整を行いつつ、画面を切り替えることなく画面の変化を確認できたりもします。

また、背景色を変えられるので、案件毎に使い分けたりもできるのではないでしょうか。
以前はzshは非対応でしたが、今は対応しているので、OS問わずおすすめです!
下記のGitHubよりダウンロードページに飛べます。
https://github.com/wavetermdev/waveterm?tab=readme-ov-file
LazyGit
Gitクライアントアプリです。
特徴的なのはTUIということ。
ターミナル上で動かします。
それなら、gitコマンドと言われそうですが、これ便利なんですよね。
操作にショートカットとマウスの併用ができたり、履歴が見やすかったり、なかなか使いやすいです。

よく使う機能はショートカットを覚えていますし、GitHubにショートカットの説明があるので、かなり親切です。(日本語もあります!!)
下記のGitHubに詳細の使い方記載されています。
導入はhomebrewがやりやすそうです。
https://github.com/jesseduffield/lazygit
git-delta
LazyGitは差分が少し見づらいので、git-deltaを併用するのが良さそうです。
git-deltaは、git diffなどのコマンドを実行時の見た目をカスタマイズできるもので、インストール後、.gitconfigファイルを設定することで使用できます。
差分を左右にしたり、行数を表示させたり、ダークモードとライトモードを選べたり、なかなかカスタマイズに富んだツールです。
小さい画像で恐縮ですが、Wave Terminal上にて使用している画像です。
右下がgit-deltaになります。
lazygitのものと比較すると、かなり見やすいかと思います。

Wave Terminalなら同じ画面に同時に表示できるので、同じ画面にてLazygitとDeltaを見れちゃいます!
https://github.com/dandavison/delta
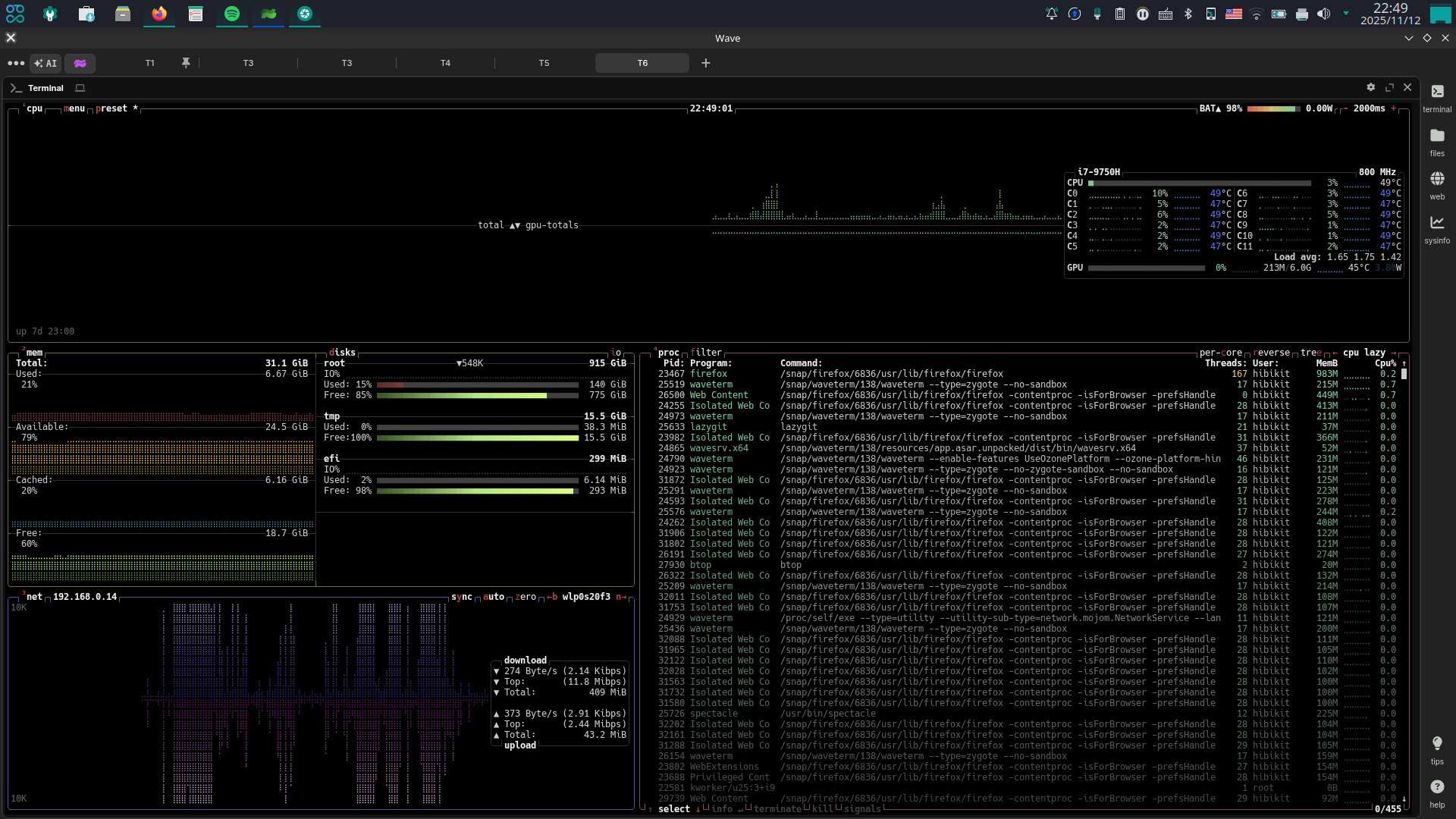
Btop++
こちらもTUIで、CPU、メモリ、ディスク、ネットワークをモニタリングするツールです。
ついついChromeのタブを開きすぎて重くなったり、IntelliJが重かったりすることがありますが、何がPCに負荷をかけているのかが一目でわかります。
また、全体でメモリがどれだけ使われているかもサクッと見れちゃいます。
こちらも、Wave Terminal上で使っています。
下記に使い方が記載されています。
導入はこちらもhomebrewがやりやすそうです。
https://github.com/aristocratos/btop
おわりに
今回は私が使用している3つのツールについて紹介させていただきました。
次回は、VS CodeやChromeの拡張機能を紹介できたらと思います!
動作環境
Ubuntu Studio 24.04 LTS


