はじめに!
本記事では "ゆる~く" ご紹介をします。
以下内容はご参考となりますので、実際にご検証、マニュアルのご参照をお願い致します。
また弊社サポートへお問い合わせいただいても
お答えできない場合がございます🙇
是非コメント欄でご意見いただけますと幸いです。
今日出てくるサービスについては以下公式HPへ
そもそもiPaaSってという方いらっしゃるのではないでしょうか??
そんな方は是非こちらへ。
細かい話はいいから、結論どんな感じ?
という方はこちらまでスキップ!!
さて今日のお題
私自身はDatadog初学者でして、
お客様から「うちはログ監視をDatadogで統一している」という話をお聞きしました。
「なんかDatadogってどんなログも可視化できそうだし、
HULFT Squareの処理ログもDatadogで見れたら便利じゃね?」
と思い本日のお題に行きついております。
内容はこんな感じ
図の通り、まずはBOXからファイルを取得します。
そしてBOXダウンロード時の処理ログをDatadogにて可視化というものです。
今回はやってみたなので、BOXから1ファイルのみ取得する処理としています。
複数ファイル取得する場合でも同様にDatadogで可視化が可能です。
またログの渡し方は汎用的なものなので、
他サービスとの連携ログやETL処理ログも同様に連携可能です。
ちなみにHULFT SquareはBOXエコソリューションに登録されているので、
HULFT SquareからのAPIコールは非課金となります。
BOX連携はこちらの記事もご参考までにどうぞ。
⇒Boxのフル活用法とは
まずはHULFT Squareの処理をご紹介
まず左側 "Start" の直後に存在する "try_catch" では例外監視を行っています。
上段の処理が失敗した場合は、下段の処理が実施されるとイメージください。
(例えば、NWエラーやBOXサーバがダウンしている時(あるのか?)とかとか)
"BOXクエリ指定" にてBOX上のどのファイルを取得してきてくれ~を指定。
"BOX_GET_結果" では "BOX_GET" の実行結果をスクリプト変数に代入しています。
AWSの設定
構成要素は上図の通り、「EventBridge」、「CloudWatch」、「Lambda」を利用しています。
EventBridgeのイベントパターン
{
"source": ["my.custom.source"],
"detail-type": ["MyDetailType"],
"detail": {
"result": [{
"exists": true
}],
"succeeded_count": [{
"exists": true
}],
"failed_count": [{
"exists": true
}],
"skipped_count": [{
"exists": true
}],
"message_category": [{
"exists": true
}],
"message_code": [{
"exists": true
}],
"message_level": [{
"exists": true
}],
"error_type": [{
"exists": true
}],
"error_message": [{
"exists": true
}],
"error_trace": [{
"exists": true
}]
}
}
とりあえず 各項目に任意の文字列が入るように "exists":true としています。
EventBridgeのターゲット
CloudWatchのロググループを設定しています。
Cloudwatchの設定は省略!!!!
Lambdaコード
Datadog公式がCloud Formationにて用意してくれているので、
そのまま使わせていただきました!
苦戦した点・・・
Datadog Forwarderの設定時にCloud Formationを利用する場合。
パラメータ設定にDbsiteがあるかと思います。
利用しているDatadogのサーバを正しく記載しないとThe API key is not valid.
というエラーが表示されます。
私の場合は、ap1.datadoghq.comと設定しました。
(Datadog Forwarderのサイト下部に記載があるんですけどね)
Datadogの設定
こちらに記載の通り、Datadog上のAWSインテグレーションページで
LogCollectionの設定を行います。
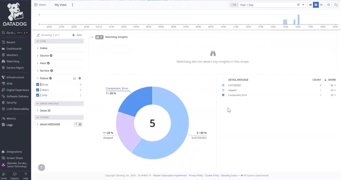
ログ内のMESSAGEカラムに格納されている値を以下のようなクエリで絞込し、
円グラフで表示させています。
クエリ
@detail.MESSAGE:(skipped OR SUCCEEDED or Component_Error)
全体説明用の動画(忙しい人向け)
HULFT Square ! Datadog !
— さんまの塩焼き (@sanmashioy4ki) October 7, 2024
ログ可視化したぜ
処理実行は1:09~~#HULFTSquare #Datadog #HULFT #dx pic.twitter.com/ANXalJT2x9
以上!





