読み飛ばしてください
おはようございます、しなもんです。
アプリを整理してると、何やら懐かしいアプリがありました。
開発ホーム(プレビュー) です。
去年少しだけ話題になったものの、1年たった2024年現在はあまり話題になっていないように思います。
なので、いまこのアプリはどんな機能があるのか調べてみました。
Copilotに話題を奪われたアプリ
Microsoftは、2023年5月のBuild 2023カンファレンスにて、開発者向けオールインワンアプリ「Dev Home」を発表しました。
Devhomeは、開発環境のセットアップ、プロジェクト管理、ツール連携など、開発業務における様々なタスクを一元化することで、開発者の負担軽減と生産性向上を目的としています。
WindowsというGUIメインの環境でこのような開発者向けアプリが登場したということは、その使いやすさにも期待が持てるのではないでしょうか?
しかしながら、Copilotと同時期の発表であったこともあり、あまり話題になることもなく忘れ去られたように思います。
ちなみに、Dev Homeはオープンソースです。PowerToysを思い出します。
ダッシュボード
ダッシュボードです。
ウィジェットを追加してカスタマイズできるようです。
追加できるウィジェットは大きく二種類。
Github
この6種類。
Issues, Pull requests, Release はリポジトリを直接指定する形式でした。
一覧で見れるのは割と便利なのかもしれない。
ただ、ちょっと翻訳がおかしいところはあります。
たとえば「Assigned to me」は「私への割り当て」とかに訳すべきだと思いますが、
反対に「Release」は「解放」と無駄に訳しちゃっています。
プレビュー版だからしょうがないね。?
Dev Home
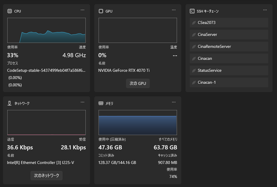
タスクマネージャー。って感じです。
ちょっと面白いと思ったのは、SSH キーチェーン。
これはsshのconfigファイルを指定するとホストを一覧で出してくれるのですが、
項目をクリックするとSSH接続したターミナルを出してくれます。多分。
なぜか名前解決できてないので分かりませんが。
これらのウィジェットは拡張機能でさらに増やせるようです。
が、肝心の拡張機能はまだ3つしか無いので何とも言えないです。
マシン構成
環境構築をGUIでできるよ~といったものだと思います。
環境作成
Hyper-VまたはMicrosoft Dev Box上に環境をつくれるっぽいです。
仮想環境なら.devcontainerとかで事足りてるので私は一切使わないです。
リポジトリのクローン
GUIでcloneができるよっていうやつ。
VScodeの方が一貫していて使いやすい気がします。
アプリケーションのインストール
一番使い道がありそうです。いろんな環境を一括でダウンロードできるもの。
結構あって、中にはDocker Desktopや7-Zip、Unity、VScode、Gitなどもあります。
新しいPCのセットアップするときはかなり便利そう。
どれもコマンドを操作をGUIにしたという感じでした。
Windowsのカスタマイズ
現在はエクスプローラーとその他の二つのみを選択できます。
エクスプローラー
特に説明することもないですが、こんな感じです。PowerToysっぽい。
その他
設定が開くだけです。
所感
プレビュー版だから機能が少ないのか、これから増えていくのかは分かりませんが、
拡張機能の発展が前提であるプラットフォームな印象です。
ですが、PowerToysがそうであったように、これから機能が非常に増えて必須アプリのようになる可能性はかなり感じます。
Githubを見る限り、自然言語AIを活用した環境構築などのかつてない独自機能も見受けられます。
今後もたまに開いてみようと思います。













