NetData を Ubuntu Server にインストールして監視ダッシュボードを確認する
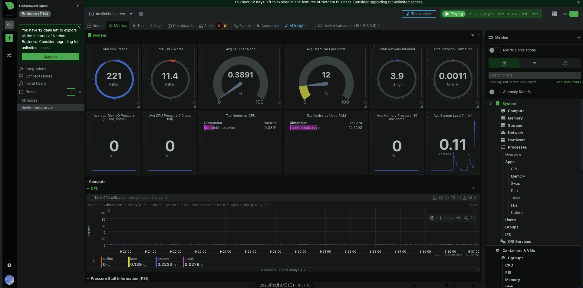
NetData は、Linux/Windows/macOS/コンテナ/IoT まで対応したリアルタイム監視ツールです。
CPU・メモリ・ディスク I/O・ネットワーク・アプリケーションなど、数千項目を1秒未満の粒度でグラフ化できます。
前提条件
- Ubuntu Server が稼働していること
-
sudo権限を持っていること - サーバーのIPアドレスを把握していること(後でブラウザからアクセスするため)
NetDataのダウンロード
wget -O /tmp/netdata-kickstart.sh https://get.netdata.cloud/kickstart.sh
sudo bash /tmp/netdata-kickstart.sh
ログインして上に出てきたコマンドをubuntu server上で動かしてプライベートキーを取得しましょう。

まとめ
試しに入れてみましたがやはり自分みたいな初心者はdesktopを入れようと思いました。

