Wave TerminalのWebサイト
Wave Terminal
Wave Terminal Documentation
Wave Terminal - GitHub
Wave Terminalとは
Wave Terminalとは、ファイルプレビュー、Webブラウザ、リソースモニターを統合したオープンソースのAIネイティブターミナルです。
1つのウィンドウの中に小ウィンドウとしてターミナル、ファイルプレビュー、Webブラウザ、リソースモニターを複数配置することができます。ゴリゴリカスタマイズしなくても様々な作業を1つのウィンドウ内で完結できるのが強みです。
個人的には…単に見た目がモダンっぽくてクールなので使い始めました。緑は目にやさしい!
macOSが主戦場っぽい感じですが、WindowsやLinuxでも利用できます。以下の記載はすべてWindowsで確認したものになります。
基本設定
Windows標準で組み込まれている cmd やPowerShell 5系だと初回起動時にシェルが表示されない事象を確認しました。
あらかじめPowerShell 7系をインストールしておくのが無難。
接続設定
SSH接続をあらかじめ定義しておくことができます。
ターミナルは複数配置することができるのですが、それぞれのターミナルにはローカル or SSH接続 or WSL接続を割り当てておくことができて、起動時、割り当てられたものと自動的に接続するようになっています。
Wave Terminal独自のコンフィグとしても定義できますが、OpenSSHの .ssh/config も参照するそうです。便利。
WSL接続は試していませんが、Windowsレジストリを参照する旨がドキュメントに書かれています。
Wave AI設定
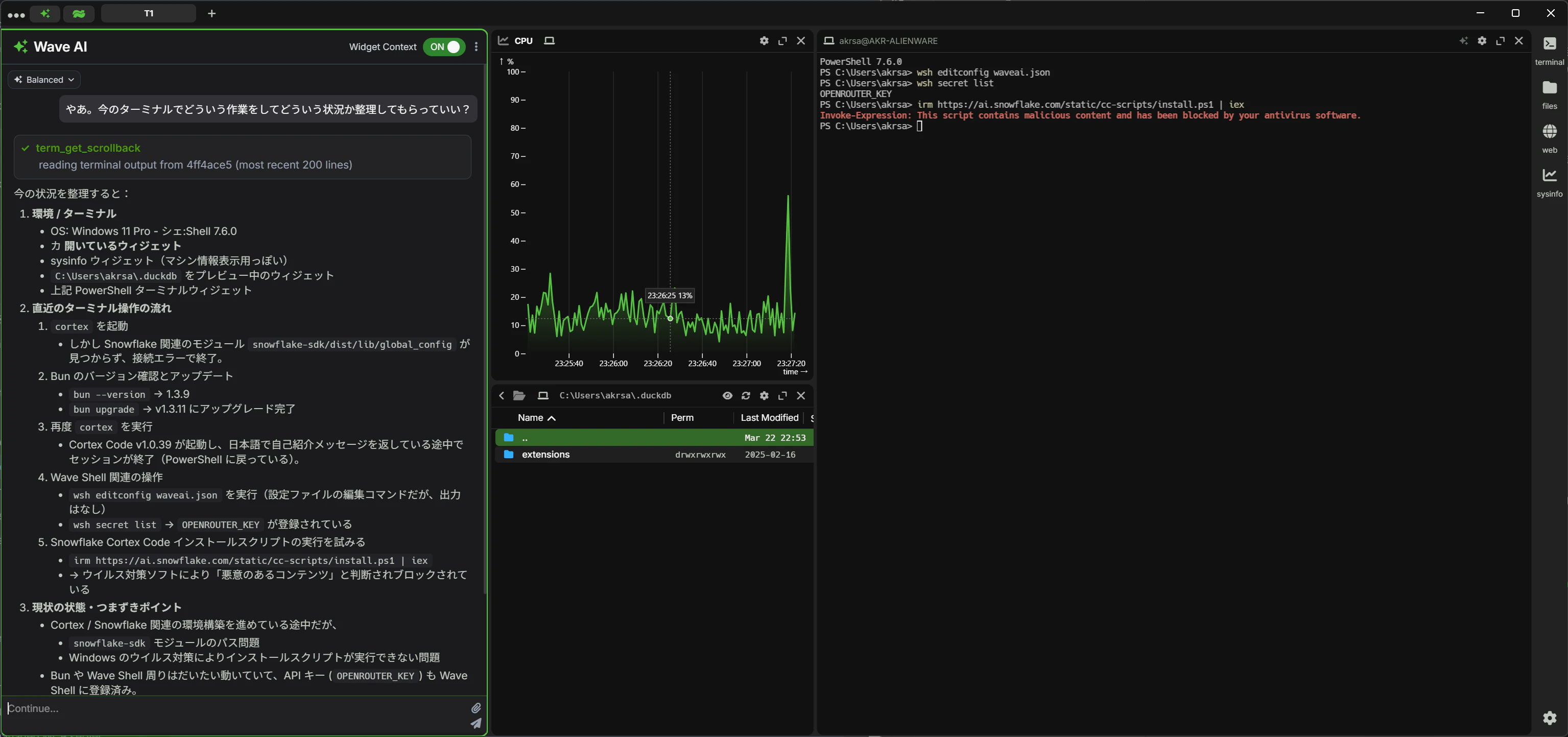
Wave TerminalにはWave AIというAIチャットが付属しています。このWave AIでは、LLMに話しかけるときにターミナルや開いているウィジェットの情報を自動的にコンテクストに含めることができます。
設定なしでもターミナルは使えますが、自分の場合、せっかくなので OpenRouter で1ドル分割り当てています。
Wave AIをBYOK(Bring Your Own Key)、すなわち外部のクラウドプロバイダで動かすためのコンフィグは以下のコマンドで編集できます。
wsh editconfig waveai.json
具体的な設定例は以下の通り。
{
"openrouter-kimi": {
"display:name": "OpenRouter - Kimi K2.5",
"ai:provider": "openrouter",
"ai:model": "moonshotai/kimi-k2.5"
}
}
対応するAPIキーはシークレットに保存しておきます。シークレットはギアマークのメニューから Secrets を選択するとGUIで設定可能。(CLIでも設定できます)
APIキー名は基本的に ai:provider に指定するクラウドプロバイダ名に _KEY を加えたものになっています。例えば…
- OpenAIと接続するときは
ai:providerにOPENAI、APIキー名はOPENAI_KEY - OpenRouterと接続するときは
ai:providerにOPENROUTER、APIキー名はOPENROUTER_KEY - Groqと接続するときは
ai:providerにgroq、APIキー名はGROQ_KEY
各クラウドプロバイダとの接続例のところに "store your *** API key with this name" みたいな記載があるのでそれを参照すればOK。
Wave AIを使えばターミナルに表示されたエラーメッセージをコピペしてAIに聞く…みたいな操作が不要になりますね。
シェルの明示的な指定
OS側で既定のシェルがリセットされる、Wave Terminal側でPowershellのパスを見失うなどが稀に発生するため、シェルを明示的に指定するのが安全。
シェルを明示的に指定するためのコンフィグは以下のコマンドで編集できます。
wsh editconfig settings.json
具体的な設定例は以下の通り。デフォルトの設定に term:localshellpath を追記。
{
"autoupdate:channel": "latest",
"term:localshellpath": "C:\\Program Files\\PowerShell\\7\\pwsh.exe"
}
ショートカット
前提
-
ブロック:ターミナル、ファイルプレビュー、Webブラウザなど、後述するタブ内に配置する1つ1つの要素。ウィジェットとも呼ばれます

-
ワークスペース:タブの集合。1ウィンドウ1ワークスペースが表示されていて必要に応じて切り替えます。最初は
Starterワークスペースが使われています
個人的に重要なもの
| カテゴリ | ショートカット | 機能 | 備考 |
|---|---|---|---|
| Global | Alt+N | Open a new block (defaults to a terminal block with the same connection and working directory) | 新しいブロックを作成 |
| Global | Alt+D | Split horizontally, open a new block to the right | ブロックを分割。New blockとほぼ同じ。こちらはフォーカスしているブロックのすぐ右に新しいブロックを作成 |
| Global | Alt+W | Close the current block | ブロックを閉じる |
| Global | Alt+M | Magnify / Un-Magnify the current block | ブロックを最大化/最大化解除 |
| Global | Alt+G | Open the "connection" switcher | ローカルやSSH接続の切り替えメニューを表示 |
| Global | Ctrl+Shift+カーソル | Move left, right, up, down between blocks | フォーカスするブロックを選択 |
| File Preview | [text] | Any regular character (e.g. "a", "b") will filter the file list | ファイル名フィルタ。部分一致。小文字で入力する必要あり |
| Terminal | Shift+PageUp | |Scroll up one page | 1ページ分上にスクロール |
| Terminal | Shift+PageDown | Scroll down one page | 1ページ分下にスクロール |
シェルとしてPowerShellを使っているとき、ターミナル上でのショートカットはPowerShellのそれが優先されているようで、ドキュメントに記載されている Copy などは動作しませんでした。
Windows Key bindings一覧 (2025/3/23時点)
| カテゴリ | ショートカット | 機能 | 備考 |
|---|---|---|---|
| Global | Alt+T | Open a new tab | 新しいタブを作成 |
| Global | Alt+N | Open a new block (defaults to a terminal block with the same connection and working directory). Switch to launcher using app:defaultnewblock setting |
新しいブロックを作成 |
| Global | Alt+Shift+A | Toggle WaveAI panel visibility | Wave AIのパネルを開け閉めする |
| Global | Alt+D | Split horizontally, open a new block to the right | ブロックを分割。New blockとほぼ同じ。こちらはフォーカスしているブロックのすぐ右に新しいブロックを作成 |
| Global | Alt+Shift+D | Split vertically, open a new block below | 下にブロックを分割 |
| Global | Ctrl+Shift+S、(離してから)↑ | Split vertically, open a new block above | 上にブロックを分割 |
| Global | Ctrl+Shift+S、(離してから)↓ | Split vertically, open a new block below | 下にブロックを分割。Alt+Shift+Dと同じ |
| Global | Ctrl+Shift+S、(離してから)← | Split horizontally, open a new block to the left | 左にブロックを分割 |
| Global | Ctrl+Shift+S、(離してから)→ | Split horizontally, open a new block to the right | 右にブロックを分割。Alt+Dと同じ |
| Global | Alt+Shift+N | Open a new window | ウインドウを開く、はずだが自分の環境では動作せず |
| Global | Alt+W | Close the current block | ブロックを閉じる |
| Global | Alt+Shift+W | Close the current tab | タブを閉じる |
| Global | Alt+M | Magnify / Un-Magnify the current block | ブロックを最大化/最大化解除 |
| Global | Alt+G | Open the "connection" switcher | ローカルやSSH接続の切り替えメニューを表示 |
| Global | Alt+I | Refocus the current block (useful if the block has lost input focus) | 入力のフォーカスが失われたときにリセット。発生したことはないけど、稀にでも発生するとキーボードで完結しなくなるからあるんでしょうね |
| Global | Ctrl+Shift | Show block numbers | ブロック番号を表示 |
| Global | Ctrl+Shift+0 | Focus WaveAI input | Wave AIパネルにフォーカスする、はずだが自分の環境では動作せず |
| Global | Ctrl+Shift+1-9 | Switch to block number | ブロック番号を指定してブロック切り替え |
| Global | Ctrl+Shift+カーソル/h/j/k/l | Move left, right, up, down between blocks | フォーカスするブロックを選択 |
| Global | Ctrl+Shift+X | Replace the current block with a launcher block | ランチャーブロックに切り替え。ランチャーブロックではターミナル/ファイルプレビュー/Webなどを選択して切り替えできます |
| Global | Alt+1-9 | Switch to tab number | タブ番号を指定してタブ切り替え |
| Global | Alt+[もしくはShift+Alt+[ | Switch tab left | 左のタブへ移動。自分の環境ではShift+Alt+[は動作せず |
| Global | Alt+]もしくはShift+Alt+] | Switch tab right | 右のタブへ移動。自分の環境ではShift+Alt+\は動作せず |
| Global | Alt+Ctrl+1-9 | Switch to workspace number | ワークスペース番号を指定してワークスペース切り替え |
| Global | Alt+Shift+R | Refresh the UI | 画面をリフレッシュする、はずだが自分の環境では動作しているのかよく分からない |
| Global | Ctrl+Shift+I | Toggle terminal multi-input mode | ターミナルで複数行入力に切り替える、はずだが自分の環境では動作せず |
| File Preview | [text] | Any regular character (e.g. "a", "b") will filter the file list | ファイル名フィルタ。部分一致。小文字で入力する必要あり |
| File Preview | Esc | Clears the filter | ファイル名フィルタを解除 |
| File Preview | ↑/↓ | Change file selection up/down | ファイルを選択 |
| File Preview | Enter | Open the currently selected file/directory | ファイルやディレクトリを開く。ファイルを開いた場合、そのままプレビュー画面へ |
| File Preview | Alt+↑ | Move "up" a directory (parent directory) | 親ディレクトリに移動 |
| File Preview | Alt+← | Back, move to the previously selected file/directory | 直前のファイル/ディレクトリへ移動 |
| File Preview | Alt+→ | Forward (opposite of back) | (直前のファイル/ディレクトリへ移動したとき限定で)直後のファイル/ディレクトリへ移動 |
| File Preview | Alt+O | Open a new file (accepts relative paths to the current directory) | パスを指定してファイルを開く。新規作成はしない |
| File Preview | Alt+S | When file editor is open, save file | ファイルを編集中の場合、保存する |
| File Preview | Alt+E | For files that can be previewed or edited (markdown, CSVs), switches between preview and edit mode | プレビューモードと編集モードを切り替える。MarkdownとCSVのみ有効で、例えば.txtでは強制的に編集モードになる |
| File Preview | Alt+R | When file editor is open, revert changes | ファイルを編集中の場合、変更を破棄する、はずだが自分の環境では他のツールのグローバルショートカットと干渉して動作せず |
| Web | Alt+L | Focus the URL input bar | アドレスバーにフォーカス |
| Web | Esc | When the URL input bar is focused, will focus the web content | アドレスバーへのフォーカスを解除 |
| Web | Alt+R | Reload webpage | リロード、するはずだが自分の環境では他のツールのグローバルショートカットと干渉して動作せず |
| Web | Alt+← | Back | ブラウザバック |
| Web | Alt+→ | Forward | ブラウザフォワード |
| Web | Alt+F | Find in webpage | ページ内検索 |
| Web | Alt+O | Open a bookmark | ブックマークを開く。ブックマークはWave Terminalが管理している |
| Wave AI | Alt+Shift+A | Toggle WaveAI panel | Wave AIパネルを開け閉めする。Globalカテゴリに記載のものと同じ |
| Wave AI | Alt+0 | Focus WaveAI input | プロンプト入力欄にフォーカス |
| Wave AI | Alt+K | Clear AI Chat | 新しいチャットを開始 |
| Terminal | Ctrl+Shift+C | Copy | コピー、するはずだが自分の環境では他のツールのグローバルショートカットと干渉して動作せず。PowerShellだとCtrl+Cでコピー可能 |
| Terminal | Ctrl+Shift+V | Paste | 貼り付け |
| Terminal | Ctrl+V | Paste (Windows Only) | 貼り付け |
| Terminal | Alt+K | Clear Terminal | ターミナルをクリア。おそらく clear とほぼ同じ |
| Terminal | Alt+F | Find in Terminal | ターミナル内で検索 |
| Terminal | Shift+Home | Scroll to top | 一番上にスクロール |
| Terminal | Shift+End | Scroll to bottom | 一番下にスクロール |
| Terminal | N/A | Scroll to top (macOS only) | macOSのみ |
| Terminal | N/A | Scroll to bottom (macOS only) | macOSのみ |
| Terminal | N/A | Move to beginning of line (macOS only) | macOSのみ |
| Terminal | N/A | Move to end of line (macOS only) | macOSのみ |
| Terminal | Shift+PageUp | Scroll up one page | 1ページ分上にスクロール |
| Terminal | Shift+PageDown | Scroll down one page | 1ページ分下にスクロール |
その他
- Windowsの環境変数を変更した場合、反映にはWave Terminalそのものを再起動します。
感想
cmd から移行したので体験のギャップがすごい。
こいつはかなりありなのでは!?と個人的には思っているのですが、元が元なので全然自信がない…

