概要
IDEを使って開発した後にデプロイされたシステムのパフォーマンスやログなどをIDE上で簡単に検索できたらワクワクしませんか?問題が起きたときのトラブルシュートでも使えますし、次のシステムの改善点を考える上でも活用できます!
こちらの投稿では開発者が使っているIDEからデプロイ済みのシステムのパフォーマンスデータをNRQLでクエリしてみたいと思います。
CodeStreamを使用するための設定については下記で紹介しているので参照してください。
CodeStreamの詳細は公式ガイドを参照ください。
このアップデートの詳細はこちら
New Relic アップデート(2024年2月)
NRQLでデータをクエリ(基本)
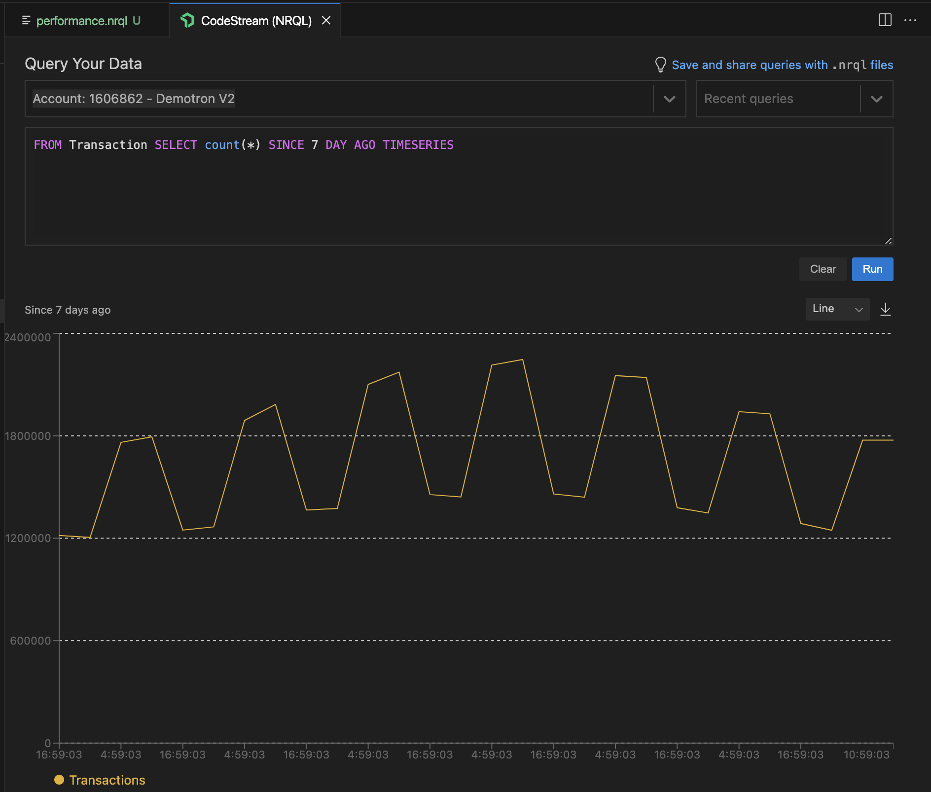
デプロイされているシステムのパフォーマンスデータをIDEからNRQLでクエリしてみます。
まずは、Query Your Dataをクリックします。
タブで開いたCodeStream(NRQL)にNRQLを書いて[Run]を実行すると、NRQLのクエリが実行されて結果が表示されます。
NRQLを実行することでデプロイされているシステムのデータ分析が可能です。
NRQLでデータをクエリ(.nrqlファイル)
.nrql拡張子でファイルを作成してNRQLを書いておくと、[Run]ボタンから実行することが可能です。NRQLに慣れていない人でも簡単にNRQLを実行することができます!
ここではperformance.nrqlというファイルを作成しています。
NRQLの上部に表示される[Run▶]ボタンをクリックすると、CodeStream(NRQL)が別タブで表示されてクエリ結果が表示されます。
まとめ
CodeStreamを使ってIDEにからデプロイされたシステムのパフォーマンスデータをNRQLでクエリしてみました!
いつも使っているIDEから直接見ることができるので、調査が早くできるだけでなく、自然とシステムの改良点などが見えてくるのではないかと思います!ぜひお試しください。
CodeStream上でのNRQLによるクエリの詳細は下記を参照ください。
また、CodeStreamを使用するための設定については下記で紹介しているので参照してください。
このアップデートの詳細はこちら
New Relic アップデート(2024年2月)
New Relic株式会社のQiita OrganizationOrganizationでは、
新機能を含む活用方法を公開していますので、ぜひフォローをお願いします。


