つかいやすくて助かります。
topコマンド...暗いよ...
VSCodeでremoteの開発をしている時など、ターミナルでタスクマネージャーのようにマシンの状況を確認したい時がありますよね?
そんなとき皆さんはきっとtopコマンドを打つと思いますが、topのモニタリング画面はかなり殺風景で気が滅入ってしまいます。

(topコマンドの画面)
ようこそbottom, さよならtop
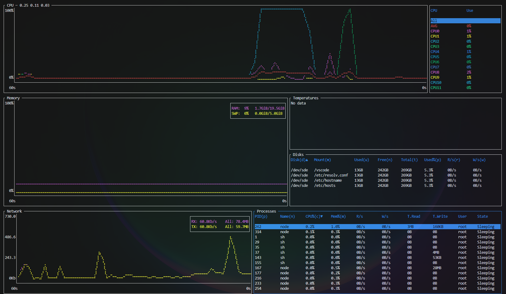
そんなときに見つけたのがこのbottomというツールです。このツールをインストールすると、btmコマンドを入力するとこんなモダンな画面が出てきます。

(btmコマンドの画面)
しかもこの画面、GUI風にマウスでの操作ができます。
- グラフを選択した状態でスクロールで時間範囲の拡大/縮小
- テーブルカラムのクリックでソート
などが可能です。
更に詳細なオプションは以下のとおりです。
Usage: btm [OPTIONS]
Options:
--autohide_time Temporarily shows the time scale in graphs.
-b, --basic Hides graphs and uses a more basic look.
--battery Shows the battery widget.
-S, --case_sensitive Enables case sensitivity by default.
-c, --celsius Sets the temperature type to Celsius.
--color <COLOR SCHEME> Use a color scheme, use --help for info.
-C, --config <CONFIG PATH> Sets the location of the config file.
-u, --current_usage Sets process CPU% to be based on current CPU%.
-t, --default_time_value <TIME> Default time value for graphs.
--default_widget_count <INT> Sets the n'th selected widget type as the default.
--default_widget_type <WIDGET TYPE> Sets the default widget type, use --help for info.
--disable_advanced_kill Hides advanced process killing.
--disable_click Disables mouse clicks.
-m, --dot_marker Uses a dot marker for graphs.
--enable_cache_memory Enable collecting and displaying cache and buffer memory.
--enable_gpu_memory Enable collecting and displaying GPU memory usage.
-e, --expanded Expand the default widget upon starting the app.
-f, --fahrenheit Sets the temperature type to Fahrenheit.
-g, --group Groups processes with the same name by default.
-a, --hide_avg_cpu Hides the average CPU usage.
--hide_table_gap Hides spacing between table headers and entries.
--hide_time Hides the time scale.
-k, --kelvin Sets the temperature type to Kelvin.
-l, --left_legend Puts the CPU chart legend to the left side.
--mem_as_value Defaults to showing process memory usage by value.
--network_use_binary_prefix Displays the network widget with binary prefixes.
--network_use_bytes Displays the network widget using bytes.
--network_use_log Displays the network widget with a log scale.
--process_command Show processes as their commands by default.
-r, --rate <TIME> Sets the data refresh rate.
-R, --regex Enables regex by default.
--retention <TIME> The timespan of data stored.
--show_table_scroll_position Shows the scroll position tracker in table widgets.
-d, --time_delta <TIME> The amount of time changed upon zooming.
-T, --tree Defaults the process widget be in tree mode.
-n, --unnormalized_cpu Show process CPU% usage without normalizing over the number of cores.
--use_old_network_legend DEPRECATED - uses a separate network legend.
-V, --version Prints version information.
-W, --whole_word Enables whole-word matching by default.
-h, --help Print help (see more with '--help')