この記事は後から、「生成AI Advent Calendar 2024」の 4日目の記事としても登録しました(記事は 11月の後半に書いたものです)。
はじめに
以前、以下の記事を書いていた o1-preview / o1-mini の API の利用制限に絡む話です。
●【OpenAI】o1-preview(と o1-mini)の API の利用条件が「Tier 5 ⇒ Tier 3 〜 5」になっている話と Tier の公式情報 #ChatGPT - Qiita
https://qiita.com/youtoy/items/52b115700d4448a1a929
上記の記事で取り扱っていた制限の話について、2024/11/20 に「Tier 1 で OK」となったらしいです(※ 以下のポストで「all paid usage tiers」と書いてある)。
そこで、早速 API を curl から使ってみて、記事を書いてみました。
結果
まずは、試した結果から掲載してみます。
API でのやりとり
送った内容
送った内容は、以下のとおりです。
curl https://api.openai.com/v1/chat/completions \
-H "Content-Type: application/json" \
-H "Authorization: Bearer 【ご自身のAPIキーをご利用ください】" \
-d '{
"model": "o1-mini",
"messages": [
{
"role": "user",
"content": "ブラウザにおけるシェーダーとは?"
}
]
}'
API のレスポンス
レスポンスは以下でが、レスポンスの中に記載されたモデル利用情報の部分で「"model": "o1-mini-2024-09-12",」となっていることが確認できます。
また、トークンの情報が書いてある usage などの部分は、以下となっていました。
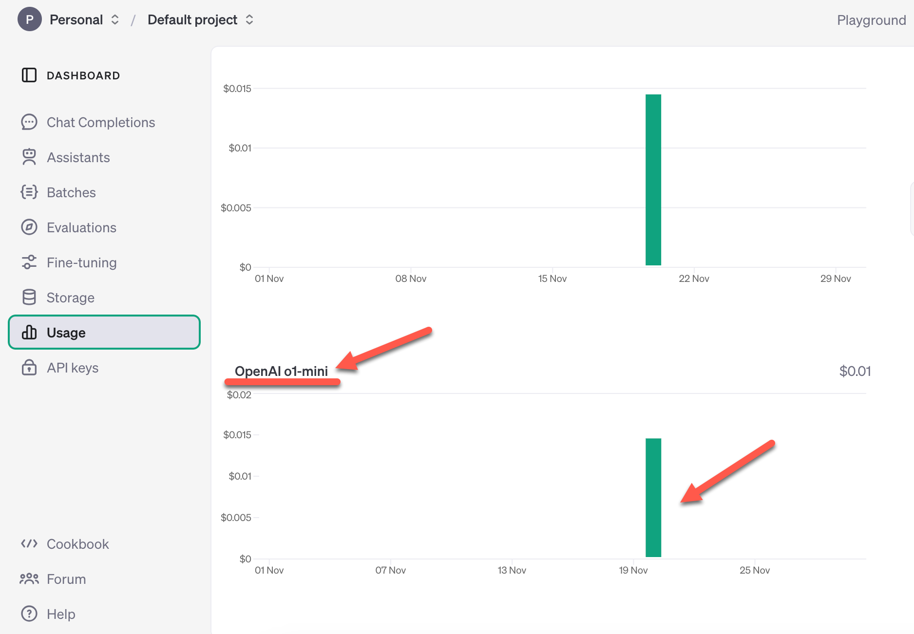
自分のアカウントのページでの確認
また自分のアカウントの API 利用状況が見られるページで、o1-mini の利用があったと記録されていることも確認できました。
公式の関連情報
公式のヘルプセンターをあらためて見たら、以下のページが本日更新されていて、Tier の制約に関する記載が書きかわっていました。
●OpenAI o1-preview and o1-mini Usage Limits on ChatGPT and the API | OpenAI Help Center
https://help.openai.com/en/articles/9824962-openai-o1-preview-and-o1-mini-usage-limits-on-chatgpt-and-the-api
以下は、前の記事にも掲載していた「Free、Tier」に関する公式の記載です。
●Rate limits - OpenAI API
https://platform.openai.com/docs/guides/rate-limits/usage-tiers





