はじめに
CPU/GPUの高性能化に伴いその消費電力が増加している昨今、みなさんは消費電力を気にする方ですか?
自分は単純な性能だけではなく、PCの消費電力や静音性なんかも気にする方です。
しかし、巷のPC系の記事等では、TDPが記述されているだけだったりと、その方面では物足りないものが多い状況です。1
自分が本当に知りたいのは、アイドル時は負荷時含め、PC全体での実測値なのです。
そんな中、去年Wi-Fi接続で消費電力を計測できるワットモニターRS-WFWATTCH2が発売されました。
この製品の前にBluetoothベースのRS-BTWATTCH2という製品もありましたが、Bluetoothのペアリングが成功しにくかったり、Windowsでペアリングをした時には使用できなかったりと、ちょっと難のある製品でした。
しかし、Wi-Fi接続であればペアリング周りの問題に悩まされることなく、TCP接続で単純に消費電力を測定できるのではないかと考え、実際にコードでの値の取得を行なってみました。
また、この手の製品はスマホアプリで値を参照するものが多く、RS-WFWATTCH2にはWindows用のアプリもついてきますが、本当にやりたいのは対話的な参照ではなく、モニタリングツールを使っての継続的な監視です。
後は、モニタリングツールはWindows上だけではなく、Linux(Raspberry Pi)上等からでも動作させたいですし。
そこで、値の取得部分をライブラリとして作成し、監視ツールで使用する事で以下の様にGrafanaを使ってのモニタリングも可能になったので、その事についての記事となります。23
コード
RS-WFWATTCH2から計測値を取得するための最小限のコードと実行結果を以下に示します。
サンプル
using System.Net;
using System.Net.Sockets;
using var socket = new Socket(AddressFamily.InterNetwork, SocketType.Stream, ProtocolType.Tcp);
await socket.ConnectAsync(new IPEndPoint(IPAddress.Parse("192.168.1.101"), 60121));
// コマンド送信
var command = new byte[] { 0xAA, 0x00, 0x02, 0x18, 0x00, 0x65 };
await socket.SendAsync(command.AsMemory(), SocketFlags.None);
// レスポンス受信
var response = new byte[30];
var read = await socket.ReceiveAsync(response.AsMemory());
if (read < response.Length)
{
return;
}
// レスポンス解析
var voltage = (double)ReadValue(response[5..11]) / (1L << 24);
var current = (double)ReadValue(response[11..17]) / (1L << 30);
var power = (double)ReadValue(response[17..23]) / (1L << 24);
var dateTime = ReadDateTime(response[23..29]);
Console.WriteLine($"{dateTime:HH:mm:ss}: Power=[{power:F2}], Voltage=[{voltage:F2}], Current=[{current:F3}]");
static long ReadValue(ReadOnlySpan<byte> buffer) =>
((long)buffer[5] << 40) +
((long)buffer[4] << 32) +
((long)buffer[3] << 24) +
((long)buffer[2] << 16) +
((long)buffer[1] << 8) +
buffer[0];
static DateTime ReadDateTime(ReadOnlySpan<byte> buffer) =>
new(buffer[5] + 2000, buffer[4], buffer[3], buffer[2], buffer[1], buffer[0]);
実行結果
20:02:05: Power=[179.28], Voltage=[100.88], Current=[1.799]
補足
- RS-WFWATTCH2のIPアドレス、ポート60121にTCPで接続してコマンドを送信すると、レスポンスが返ってきます
- 基本的な電文構造はRS-BTWATTCH2のものとほぼ同じです
- ここでは最低限のサンプルなのでエラー処理等は省略しています、ライブラリ化した完全なコードは以下を参照してくだささい4
解説
電文の詳細は以下になります。
リクエスト
| 値 | 概要 |
|---|---|
| AA | プレフィックス |
| 0002 | データ長 |
| 1800 | コマンド |
| 65 | CRC8 |
レスポンス(例)
| 値 | 概要 |
|---|---|
| AA | プレフィックス |
| 001A | データ長 |
| 1800 | コマンド |
| 3473E2640000 | 電圧 |
| 8E091C730000 | 電流 |
| E17348B30000 | 電力 |
| 050214010119 | 時刻 |
| 1A | CRC8 |
うさコメ
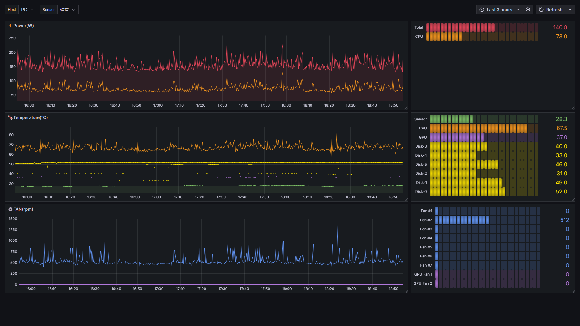
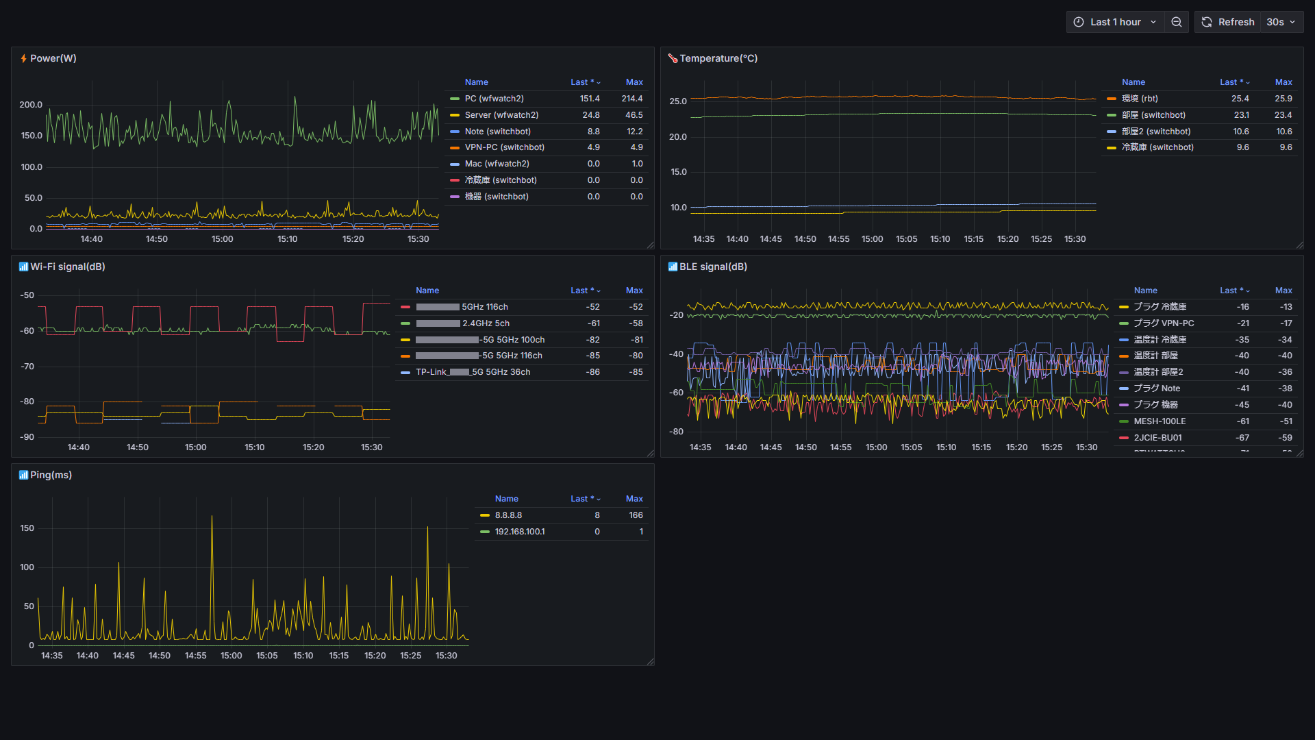
RS-WFWATTCH2から取得しているのは消費電力だけですが、他にも各種ライブラリを使って自前のPrometheus expoterを作成し、こんなモニタリングもできるようにしています( ˙ω˙)
自前のPrometheus expoterのソース全体はこちらです。
PC全体の消費電力と比較して表示するためのCPU/GPUの消費電力や温度はLibreHardwareMonitorを使用して取得しています。
温度の取得に関しては、室温の取得はOMRONの2JCIE-BL及びSitchBotの各種温度計に対応しています。
SitchBotについてはAPIを使用するのではなく、BLEアドバタイズパケットの値を拾っています。
ちなみにOMRONのセンサーから値を取得する部分もライブラリ化しており、こんなモニタリングもしています。
他にもS.M.A.R.T情報の取得とかもしていますが、それについてはこちらの記事で。
また、消費電力の取得については、RS-WFWATTCH2だけではなく、SwitchBotのプラグミニににも対応しています。
なにせSwitchBotと比較してRS-WFWATTCH2はお高いので(; ˙ω˙)
RS-WFWATTCH2は雷サージ保護をうたっていたり、SwitchBotは機器としては信用はしていないので、運用としては、主要なPCにはRS-WFWATTCH2を使用し、ノートPC等バッテリーで駆動できるようなものにはSwitchBotの方を使う等と使い分けをしています。



