Get Elasticsearch & Kibana
以下からElasticsearch, Kibanaをダウンロードする
Get Started with Elasticsearch, Kibana, and the Elastic Stack | Elastic
elasticsearch.yml
elasticsearch-7.9.2/config/elasticsearch.yml
データ保存領域の変更
扱いやすいように、データ保存領域の変更を行う
ここでは/Users/your name/Elasticsearch/local/data/配下に作成した
# ----------------------------------- Paths ------------------------------------
#
# Path to directory where to store the data (separate multiple locations by comma):
#
path.data: /Users/your name/Elasticsearch/local/data/data
#
# Path to log files:
#
path.logs: /Users/your name/Elasticsearch/local/data/logs
#
プラグインの追加
kuromojiの追加
$ bin/elasticsearch-plugin install analysis-kuromoji
-> Installing analysis-kuromoji
-> Downloading analysis-kuromoji from elastic
[=================================================] 100%
-> Installed analysis-kuromoji
icuの追加
$ bin/elasticsearch-plugin install analysis-icu
-> Installing analysis-icu
-> Downloading analysis-icu from elastic
[=================================================] 100%
-> Installed analysis-icu
実行
elasticsearchのフォルダへ移動して
bin/elasticsearch
kibanaのフォルダへ移動して
bin/kibana
Open Kibana
以下のURLへアクセスする
http://localhost:5601
サンプルデータの登録
Try our sample dataボタンを押す
試してみたいデータをポチッとAdd dataボタンを押す
ここではSample web logsを入れてみた
データ追加が終わるとボタンがView dataに変わるのでおす
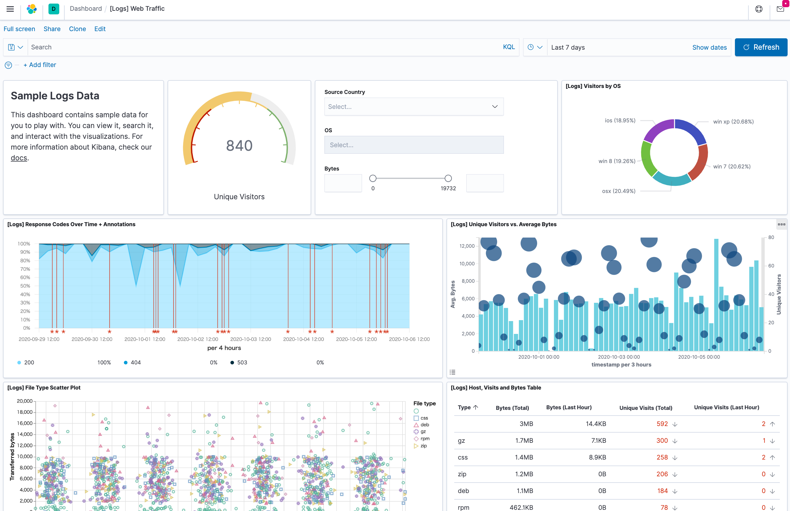
dashboardを表示してみる
いい感じにダッシュボードが表示されました。
データの登録
Githubにあるサンプルデータを使います
CraigKelly/steam-data: A simple data project for Steam data
以下からサンプルデータをダウンロードします。
https://s3.amazonaws.com/public-service/steam-data.tar.gz
詳しい説明はここにも書いてあります
Kibanaメニューの[Machine Learning > データビジュアライザー]
先ほどダウンロードしたファイルの中のgames-features.csvを入れます。
データが読み込まれてヘッダー行が解析されます。データも中身が解析されておおよその型が類推されます。
名前を変えたい場合にはOverride settingsを押します。
元データに空の列が入っている場合には、(games-features.csvには空列が紛れてますのでチェックが必要です)
「Should trim fields」にチェックを入れます。
ひとしきり眺めたら、importボタンをポチッと押します。
Import data
今回は_idを自動作成ではなくて、データ中のResponseIDを_id として使いたいので、Ingest pipelineに設定を追加します。
Ingest pipelineの下部の方、remove: field の下に _idのsetを追加します。
,
{
"set" : {
"field" : "_id",
"value" : "{{ResponseID}}"
}
}
importボタンをポチッと押します。
しばらく待つと取り込まれます。
discover
discoverで見るとデータが取り込まれています。
認証の追加
認証の有効化
elasticsearch.ymlに以下を追加
xpack.security.enabled: true
パスワードの設定
elasticsearch-setup-passwords でパスワードを設定する
$ sudo bin/elasticsearch-setup-passwords interactive
result
Initiating the setup of passwords for reserved users elastic,apm_system,kibana,kibana_system,logstash_system,beats_system,remote_monitoring_user.
You will be prompted to enter passwords as the process progresses.
Please confirm that you would like to continue [y/N]y
Enter password for [elastic]:
Reenter password for [elastic]:
Enter password for [apm_system]:
Reenter password for [apm_system]:
Enter password for [kibana_system]:
Reenter password for [kibana_system]:
Enter password for [logstash_system]:
Reenter password for [logstash_system]:
Enter password for [beats_system]:
Reenter password for [beats_system]:
Enter password for [remote_monitoring_user]:
Reenter password for [remote_monitoring_user]:
Changed password for user [apm_system]
Changed password for user [kibana_system]
Changed password for user [kibana]
Changed password for user [logstash_system]
Changed password for user [beats_system]
Changed password for user [remote_monitoring_user]
Changed password for user [elastic]
それぞれのユーザーに対してパスワードを設定していく
kibana設定
kibana.ymlに以下を追加する
elasticsearch.username: "kibana_system"
elasticsearch.password: "password"
Elasticsearchの認証ユーザーを構築前に事前登録する. 今月は新型コロナの影響で、ずっと在宅勤務してました。 | by Taisuke Hinata | hinatades | Medium











