はじめに
この記事はNew Relic 使ってみた情報をシェアしよう! by New Relic Advent Calendar 2024シリーズ1の7日目です。
本記事では、New Relicが提供する多彩なサービスの中から、特にNew Relic Infrastructureに注目して使用してまとめてみました。
個人でサーバーを構築している方や、業務でサーバー・コンテナ環境を運用している方、さらにはPCやローカル環境のパフォーマンスを効率的に管理したい方は参考になるのではないかなと思います。
New Relic Infrastructureとは
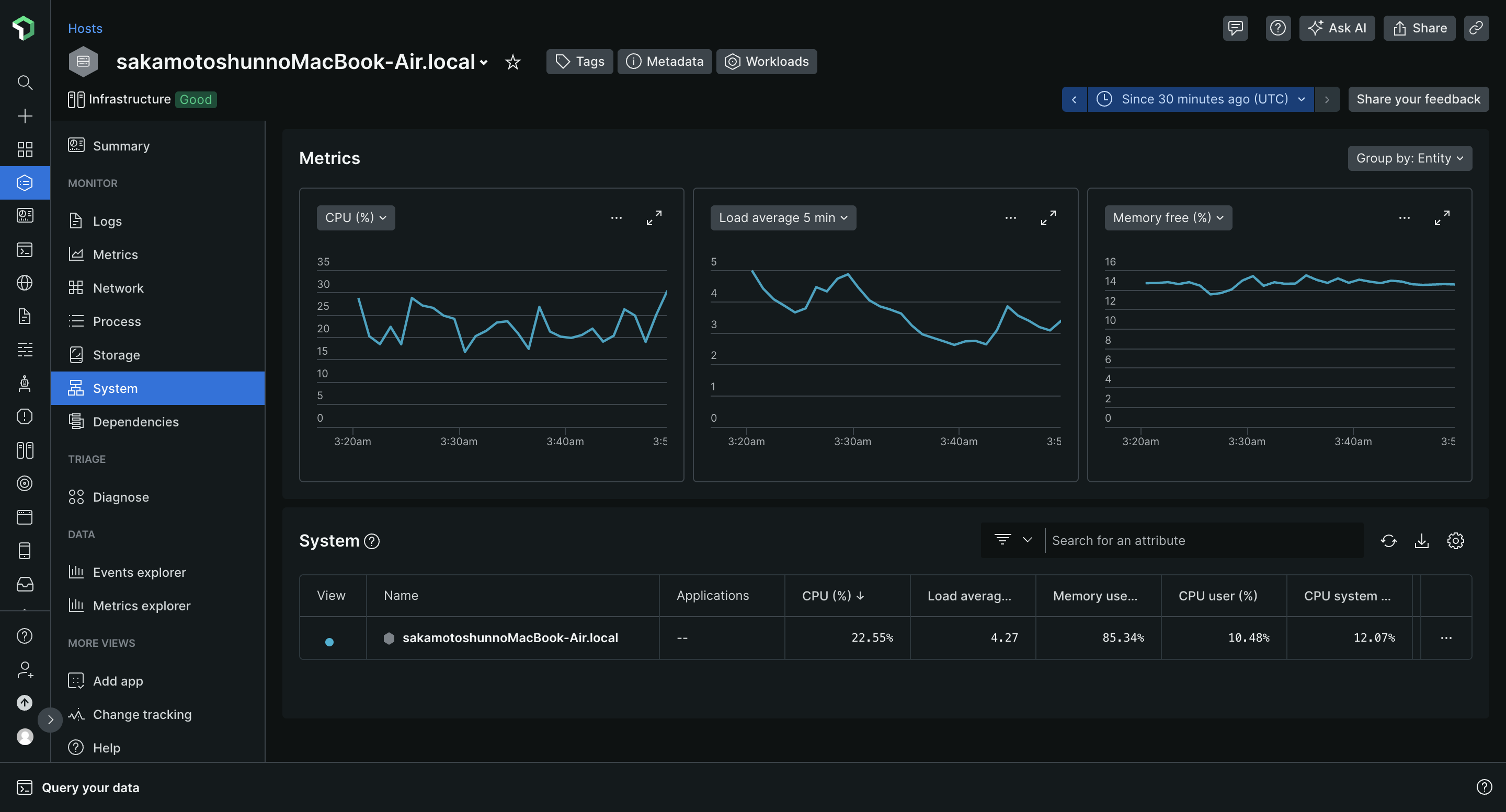
New Relic Infrastructureは、サーバーやアプリケーションの動作状態をリアルタイムで監視できるツールです。
CPU使用率、メモリ消費量、ディスクI/O、ネットワークトラフィックなど様々なデータを可視化し、アラート機能で問題の早期発見や問題箇所を把握し改善することでパフォーマンス向上に役立ちます。
今回記事内で使用したMacOS環境以外にもLinuxディストリビューション、Windowsなど主要なOSに対応していて、DockerやKubernetesなどのコンテナ技術を使用した環境のモニタリングにも対応しているようです。
New Relic Infrastructureの導入手順
1. New Relicアカウントの作成
New Relicの機能を利用するためには、アカウントを作成する必要があります。
2024/12/07現在、Freeプランでは全機能にアクセスできるフルアクセスユーザー1名と月間100GBまでのデータ転送が可能のようです。
2. 監視エージェントのインストール
ステップ1: Guided Installの選択
アカウント登録後、New Relic管理画面の左サイドバーからIntegrations & Agents > Guided Installを選択します。

ステップ2: 対象環境の選択
監視したい環境(Mac、Linux、Windowsなど)を選びます。
今回私はMacを監視したいため、macOSを選択しました。

ステップ3: UserKey発行とインストールコマンドの実行
New Relicが提供するUserKeyを発行し、表示されたインストールコマンドをコピーして実行します。
UserKeyは重要な認証情報のため公開リポジトリやブログ記事などに誤って記載しないように注意してください。
ステップ4: インストール結果の確認
インストール完了後、コマンドの出力結果に表示されるリンクをクリックすると、監視対象のリソース情報が管理画面に表示されます。
出力結果にあるリンクへアクセスするとお使いの環境の動作情報が監視できているはずです!
おまけ
New Relicはモバイルアプリ版も提供しているみたいで、移動中でもスマホからリアルタイムのシステム状況を把握できるのはありがたいですね。
モバイル版のダウンロードはこちらから
実際にモバイル版もダウンロードしてみました。
まとめ
今回はNew Relic Infrastructureについて使用してまとめてみました。
リアルタイムモニタリングや柔軟なアラート通知対応など、幅広い用途で利用可能なツールです。
月間100GBまでのデータ転送が無料枠で使用できるのでぜひ一度使ってみてはいかがでしょうか。



