1. Lensとは
LensはKubernetesクラスターにリソースをデプロイ・モニタリングするためのIDE(統合開発環境)です。
OSSのソフトウェアでMac、Windows、Linuxで使用することが可能です。
Githubのスターが5000以上、ユーザー数が27万人(2020年 6/19時点)と人気のツールとなっています。

2. Lensの良い点
• ダッシュボード上でKubernetesのコマンドを使用せず、リソースをデプロイすることができる。
(kubectlコマンドだとミスを犯しやすいし、リソースを監視しながらデプロイする場合では分かりづらいことも多々あリます。)
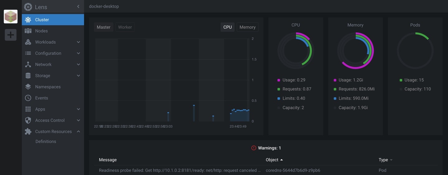
• Prometheusと連携して、複数クラスターをモニタリングすることができる。
• ダッシュボードがカッコよくて分かりやすい。特に、Kubernetesに慣れていない人にとってはGUIで網羅的にリソースを監視しながら、リソースをデプロイできるのはありがたいと思います。
3. Lensの使い方
3.1. Lensを開発用の端末にインストール
Lensのサイトからソフトウェアをダウンロード・インストール
Lensのサイトからダウンロードすることができます。
3.2. 開発・モニタリングを行いたいNodeを登録
インストールが完了したら、デプロイ・モニタリングしたいクラスターのconfigを選択します。

3.3. Metrics用にPrometheusをインストール
CPUやメモリの使用率を監視したいのでPrometheusをKubernetesクラスターにデプロイします。
(ワンクリックでデプロイできるのでとても簡単。。)

3.4. 試しにリソースをデプロイ・修正
新規にリソースをデプロイするには、アプリの下方にあるCreate Resouceを選択してマニフェストを記入しデプロイします。

デプロイ後にリソースを修正したい場合もReplicaSetの数ならクリックするだけで行うことができます。

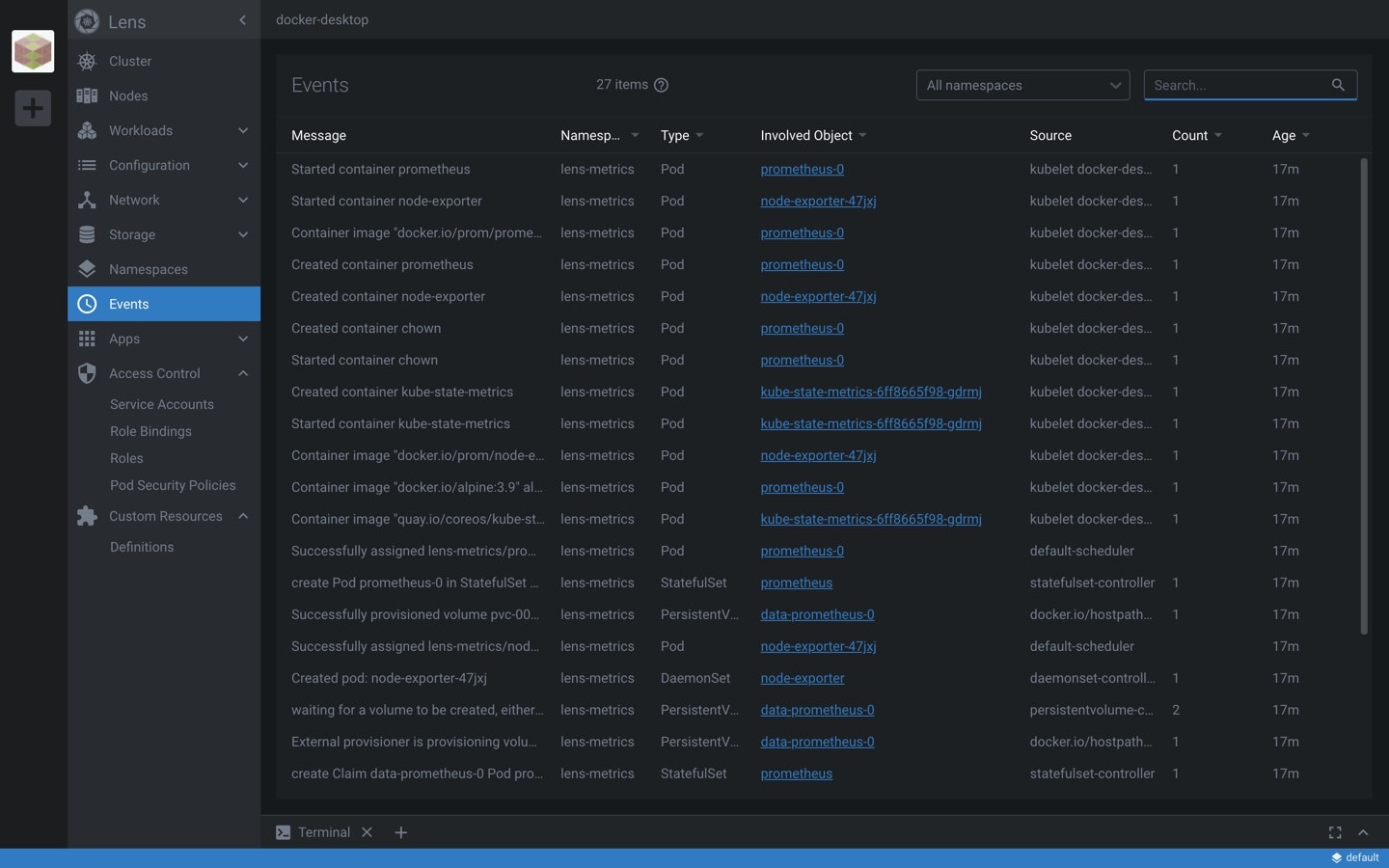
3.5. その他の画面
RBACの設定はコマンドからだと分かりにくい場合が多いのですが、GUIだと簡単に把握・設定することができます。

4. 最後に
Kubernetesクラスターを実装する際には、kubectlコマンドベースでは分かりづらいことが多いと思いますがlensを使えば簡単にデプロイすることができます。
Kubernetesをまだ扱い慣れていない方にもオススメです!
