1
0

Delete article

Deleted articles cannot be recovered.

Draft of this article would be also deleted.

Are you sure you want to delete this article?

Amazon Q for OpenSearch Service で試してみる

Last updated at Posted at 2025-05-07

内容

Amazon Q Developer を Amazon OpenSearch Service に統合し、一般提供を開始。
これにより、AI を活用したデータ分析や可視化がより効率的に行えるように。

統合による主な機能

  1. 自然言語による視覚化生成:「HTTP ステータスコードごとのリクエスト数の棒グラフを作成して」といった自然言語の指示で、グラフを自動生成

  2. アラートのインテリジェントな要約:アラートが発生した際、その内容を自動で要約し、迅速な状況把握を支援

  3. クエリ結果の要約表示:「Discover」ページでの検索結果を AI が要約し、重要な情報を素早く把握

  4. 異常検出器の推奨:データパターンに基づいて、適切な異常検出器を自動で提案

  5. 専用チャットインターフェース:OpenSearch に関する質問を自然言語で行い、即座に回答を得る

利用可能なリージョン

  • 東京リージョンでも利用可能です

前提条件

Amazon Q for OpenSearch Service を設定するには、次の手順を実行します。

Amazon Q for Developer OpenSearch 機能は、Q 無料利用枠でも利用可能とのこと。

OpenSearch Service のきめ細かなアクセスコントロール

OpenSearch Service のきめ細かなアクセスコントロール が設定されていること。

スクリーンショット 2025-05-01 20.55.58.png

OpenSearch のバージョンは 2.17 以上

OpenSearch のバージョンが 2.17 以上であること。

OpenSearch ドメインでの設定

OpenSearch ドメイン作成時、またはクラスター設定の編集で、「自然言語クエリ生成と Amazon Q Developer 機能を有効にします。」のチェックボックスがオンであること。

スクリーンショット 2025-04-30 17.09.05.png

OpenSearch UI

Amazon Q for OpenSearch Service を利用するには、次の手順に従って OpenSearch UI を作成する必要があります。

スクリーンショット 2025-05-01 21.35.06.png

OpenSearch アプリケーションの作成

「アプリケーションを作成」をクリックします。

スクリーンショット 2025-05-01 21.41.50.png

「アプリケーション名」を入力し、後の設定はデフォルトのまま、「作成」します。

スクリーンショット 2025-05-01 21.39.31.png
スクリーンショット 2025-05-01 21.39.41.png

OpenSearch アプリケーションにデータソースを関連付け

一つ前の手順で作成した OpenSearch アプリケーションの設定の中で「データソースを管理」をクリックします。

スクリーンショット 2025-05-01 21.48.51.png

既存の OpenSearch ドメインを選択し、OpenSearch アプリケーションに追加します。

スクリーンショット 2025-05-01 21.49.57.png

OpenSearch アプリケーションにワークスペースを追加する

アプリケーション URL にアクセスします。

スクリーンショット 2025-05-01 21.54.42.png

「Create workspace」をクリックします。

スクリーンショット 2025-05-01 21.57.29.png

「workspace name」を入力します。

スクリーンショット 2025-05-01 21.58.23.png

OpenSearch のデータソースをワークスペースに追加するため、「Associate OpenSearch data soueces」をクリックします。

スクリーンショット 2025-05-01 21.58.45.png

OpenSearch ドメインを選択し、「Associate OpenSearch data soueces」をクリックします。

スクリーンショット 2025-05-01 21.58.57.png

「Create workspaces」をクリックし、ワークペースの作成を完了します。

スクリーンショット 2025-05-01 21.59.21.png

サンプルデータの事前準備

サンプルデータを「Add data」で追加し準備しておきます。

スクリーンショット 2025-05-07 23.31.15.png

※ なお、IAM identity center のユーザーで試そうとしたところ、サンプルデータが、OpenSearch UI に出てこなかったため、IAM ユーザーで試しています。
(誰か試された方がいれば、記事にしていただけると嬉しいかも。。。)

自然言語による視覚化生成

「Amazon Q」から「Generating Visualization」を選択するだけで、視覚化してくれるようです。

スクリーンショット 2025-05-08 0.28.47.png
スクリーンショット 2025-05-08 0.31.35.png

アラートのインテリジェントな要約

ここは OpenSearch でアラートモニターを作成していないので、ドキュメントをご確認いただきたいと思いますが、アラートの横にある Amazon Q のアイコンをクリックすると、アラートをトリガーした根本的な問題の詳細と、可能な場合は問題の根本原因を特定するのに役立つ追加の情報が表示されるようです

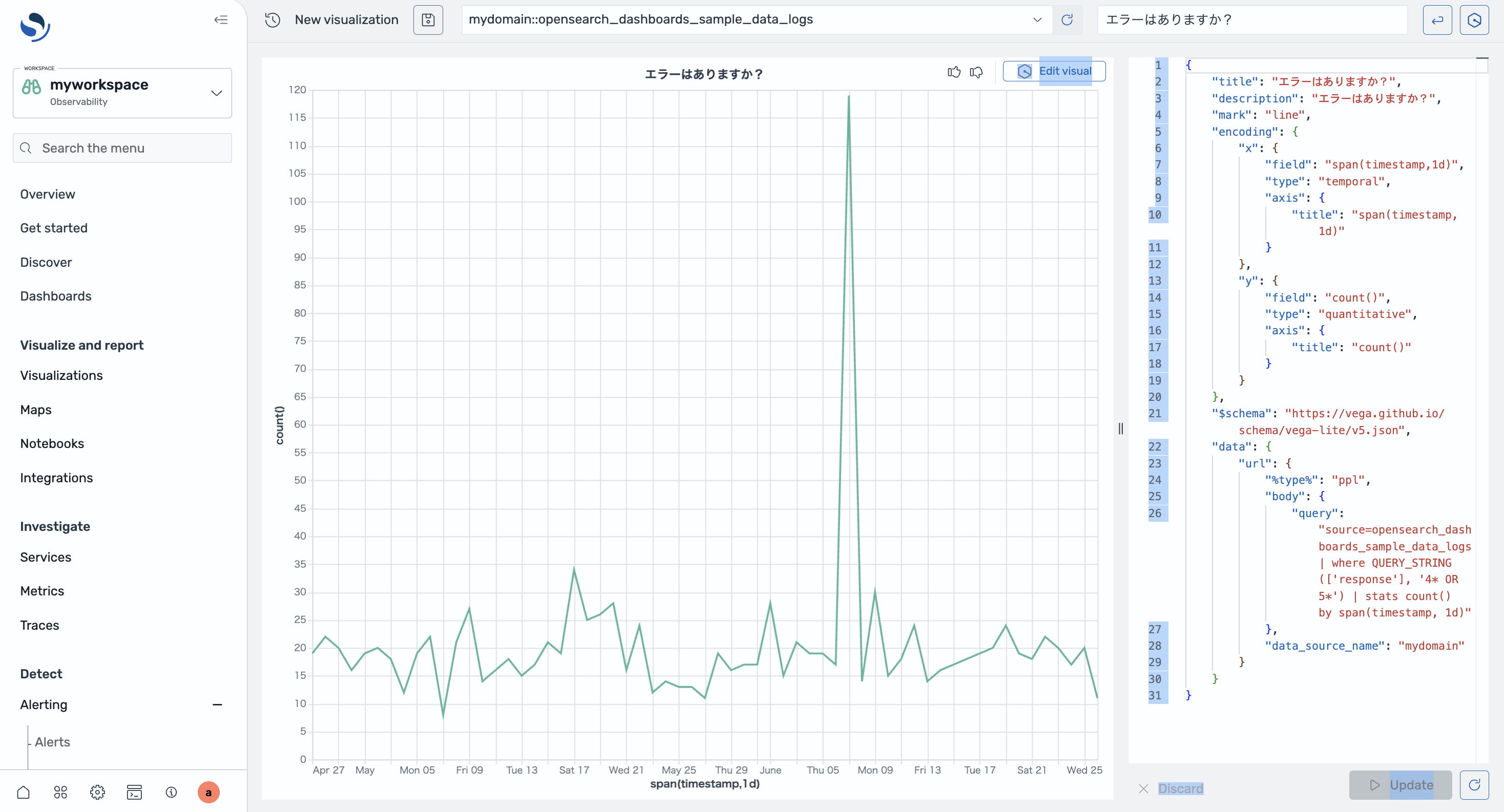
クエリ結果の要約表示

「Discover」をクリックし、「PPL」を選択後、エラーはありますか?とプロンプトを投げると、自動でクエリが作成され、「Amazon Q Summary」にクエリ結果の要約が表示されます。

スクリーンショット 2025-05-07 23.51.22.png

異常検出器の推奨

「Amazon Q」から「Suggested anomaly detector」を選択すると、異常検出器を提案してくれます。

スクリーンショット 2025-05-08 0.24.37.png
スクリーンショット 2025-05-08 0.24.56.png

専用チャットインターフェース

画面右上の「Chatbot」のアイコンをクリックすると、Amazon Q のテキストボックスが表示され、OpenSearch Service の機能に関連する概念的または手続き的な質問ができるようです。
スクリーンショット 2025-05-08 0.00.59.png

なお、ドキュメントには

注記
Amazon Q Chat はデータにアクセスできません。このため、データに関する会話にチャットボットを参加させることはできません。

と書かれていました。

現時点では日本語には対応していないため、わざわざここから質問する必要はないかと思います。

1
0
0

Register as a new user and use Qiita more conveniently

  1. You get articles that match your needs
  2. You can efficiently read back useful information
  3. You can use dark theme
What you can do with signing up
1
0

Delete article

Deleted articles cannot be recovered.

Draft of this article would be also deleted.

Are you sure you want to delete this article?