追記(2024/9/23)
- メモリ周りの確認。HWiNFOを利用して、ゲーム中のメモリクロックを確認した。
- メモリはCrucial DDR5 5600MHzが2枚。どうもDDR5 5600MHzメモリは1枚でデュアル接続(2800MHz x 2)らしく、メモリ2枚で2800MHzのクワッドチャネルになるらしい。
- ゲーム中で2800MHzを長時間維持している。
- 上蓋をあけて空冷することを推奨しているコメントもあるが、初期の状態で十分冷却できているらしい。
- NVMeにはヒートシンクが付属しており、温度は40-45度程度。
- メモリの温度はシステムから計測できなかった。
やったこと
最近の一部のRyzen CPUはRyzen AIなるものを搭載しており、面白そうだったので、安い中華ミニPCを購入しました。しかしながら、購入時点の状態でCPUのサーマルスロットリングに当たってしまう状態だったため、グリスの塗りなおしを行いました。その結果、温度が下がり、サーマルスロットリングに当たらなくなったので報告します。ミニPCで同様の症状をお持ちの方の参考になれば幸いです。
初期症状
- GMKtec Nucbox K6 購入。以下構成。
- Ryzen 7 7840HS, 780M
- DDR5 5600MHz 32GB(16GBx2)
- PCIe 4.0 SSD 1TB
- Wifi + Bluetooth
- Windows11クリーンインストール
- ファームウェアとドライバの更新 (https://www.gmktec.com/pages/firmware-update)
- AMD Software: Adrenalin Editionインストール
- Cinebench R23実行結果。 約13万点、 CPUクロックの低下(3.8GHz)、 CPU温度92度(Adrenalinで確認)
- また、負荷の高いソフトウェアが強制終了するなど。
分解とCPUグリスの塗り替え。
以下注意点。
- マザボは筐体にねじ止めされてるだけだが、引き抜くときに筐体の爪にCPUクーラーの放熱板が当たるため、力技で筐体(プラスチック)を変形させてマザボを引き抜く必要がある。
- CPUクーラーのねじ止めは面倒な場所にある。
- CPUファンとヒートシンクが粘着テープで引っ付いている一部を剥がせば、CPUクーラーのねじにアクセスできる。
- 奥の2本のねじを外すために、ピンセットか磁化されたドライバーがあった方がよい。
- 画像は外してすぐの状態。グリスにかなりのムラがある。グリスの塗りなおし。
- 症状の改善。CPU温度はCinebenchで82度程度で安定、CPUクロックの低下なし、ただし、BIOSにてCPU設定をBalanceからPerformanceに変更した場合は92度になり、制限がかかる模様。
- Cinebench R23の結果、Balance:15.5万、Performance:16.3万。PerformanceではCPU最大消費電力62W、サーマルスロットリングにより、定常消費電力58W。
気付き
ヒートシンクとファンの重さを4つのステンレス板バネだけで支えているのは大丈夫なのか。
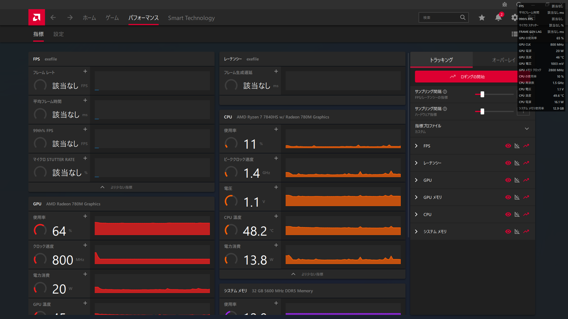
便利なもの - AMD Software: Adrenalin Edition
状態の確認にかなり便利です。内臓GPUの設定にも使います。ゲーム中のCPU温度やGPUの状態、FPSの確認はオーバーレイを使えば簡単にできます。

ゲーム
比較的軽量なゲームなら問題ないようです。GTX1650と同等などと言われていますが、GTX1650の方が安定しているように思います。

今後
AIチップ搭載らしいのでその確認がしたい。




