はじめに
以下のマニュアルに沿って、OCI Service Meshを試してみます。
事前準備
OKE クラスタの作成
事前に以下のクラスタを作成してあります。
$ k get node
NAME STATUS ROLES AGE VERSION
10.0.1.223 Ready node 29h v1.26.2
なお、Service Meshを利用するには、以下の前提条件を満たす必要があります。
- OCI VCN-Native Pod Networking
- Oracle Linux 7
- Kubernetes 1.26以降
クライアントの準備
操作用のクライアントとして、Oracle Linuxの仮想マシンを作成してあります。
$ cat /etc/oracle-release
Oracle Linux Server release 8.8
$ kubectl version --short
Client Version: v1.27.2
Kustomize Version: v5.0.1
Server Version: v1.26.2
$ docker -v
Docker version 24.0.2, build cb74dfc
$ oci -v
3.23.2
Python環境の確認、インストール
Pythonはインストール済みです。
$ python3 --version
Python 3.6.8
$ pip3 -V
pip 9.0.3 from /usr/lib/python3.6/site-packages (python 3.6)
Wrapperをインストールします。
$ pip3 install --user virtualenv
Collecting virtualenv
Downloading https://files.pythonhosted.org/packages/18/a2/7931d40ecb02b5236a34ac53770f2f6931e3082b7a7dafe915d892d749d6/virtualenv-20.17.1-py3-none-any.whl (8.8MB)
100% |████████████████████████████████| 8.9MB 199kB/s
Collecting distlib<1,>=0.3.6 (from virtualenv)
Downloading https://files.pythonhosted.org/packages/76/cb/6bbd2b10170ed991cf64e8c8b85e01f2fb38f95d1bc77617569e0b0b26ac/distlib-0.3.6-py2.py3-none-any.whl (468kB)
100% |████████████████████████████████| 471kB 3.6MB/s
Collecting importlib-metadata>=4.8.3; python_version < "3.8" (from virtualenv)
Downloading https://files.pythonhosted.org/packages/a0/a1/b153a0a4caf7a7e3f15c2cd56c7702e2cf3d89b1b359d1f1c5e59d68f4ce/importlib_metadata-4.8.3-py3-none-any.whl
Collecting filelock<4,>=3.4.1 (from virtualenv)
Downloading https://files.pythonhosted.org/packages/84/ce/8916d10ef537f3f3b046843255f9799504aa41862bfa87844b9bdc5361cd/filelock-3.4.1-py3-none-any.whl
Collecting importlib-resources>=5.4; python_version < "3.7" (from virtualenv)
Downloading https://files.pythonhosted.org/packages/24/1b/33e489669a94da3ef4562938cd306e8fa915e13939d7b8277cb5569cb405/importlib_resources-5.4.0-py3-none-any.whl
Collecting platformdirs<3,>=2.4 (from virtualenv)
Downloading https://files.pythonhosted.org/packages/b1/78/dcfd84d3aabd46a9c77260fb47ea5d244806e4daef83aa6fe5d83adb182c/platformdirs-2.4.0-py3-none-any.whl
Requirement already satisfied: typing-extensions>=3.6.4; python_version < "3.8" in /usr/lib/python3.6/site-packages (from importlib-metadata>=4.8.3; python_version < "3.8"->virtualenv)
Collecting zipp>=0.5 (from importlib-metadata>=4.8.3; python_version < "3.8"->virtualenv)
Downloading https://files.pythonhosted.org/packages/bd/df/d4a4974a3e3957fd1c1fa3082366d7fff6e428ddb55f074bf64876f8e8ad/zipp-3.6.0-py3-none-any.whl
Installing collected packages: distlib, zipp, importlib-metadata, filelock, importlib-resources, platformdirs, virtualenv
Successfully installed distlib-0.3.6 filelock-3.4.1 importlib-metadata-4.8.3 importlib-resources-5.4.0 platformdirs-2.4.0 virtualenv-20.17.1 zipp-3.6.0
$ pip3 install --user virtualenvwrapper
Collecting virtualenvwrapper
Downloading https://files.pythonhosted.org/packages/c1/6b/2f05d73b2d2f2410b48b90d3783a0034c26afa534a4a95ad5f1178d61191/virtualenvwrapper-4.8.4.tar.gz (334kB)
100% |████████████████████████████████| 337kB 4.2MB/s
Requirement already satisfied: virtualenv in ./.local/lib/python3.6/site-packages (from virtualenvwrapper)
Collecting virtualenv-clone (from virtualenvwrapper)
Downloading https://files.pythonhosted.org/packages/21/ac/e07058dc5a6c1b97f751d24f20d4b0ec14d735d77f4a1f78c471d6d13a43/virtualenv_clone-0.5.7-py3-none-any.whl
Collecting stevedore (from virtualenvwrapper)
Downloading https://files.pythonhosted.org/packages/6d/8d/8dbd1e502e06e58550ed16c879303f83609d52ac31de0cd6a2403186148a/stevedore-3.5.2-py3-none-any.whl (50kB)
100% |████████████████████████████████| 51kB 11.8MB/s
Requirement already satisfied: platformdirs<3,>=2.4 in ./.local/lib/python3.6/site-packages (from virtualenv->virtualenvwrapper)
Requirement already satisfied: distlib<1,>=0.3.6 in ./.local/lib/python3.6/site-packages (from virtualenv->virtualenvwrapper)
Requirement already satisfied: importlib-resources>=5.4; python_version < "3.7" in ./.local/lib/python3.6/site-packages (from virtualenv->virtualenvwrapper)
Requirement already satisfied: filelock<4,>=3.4.1 in ./.local/lib/python3.6/site-packages (from virtualenv->virtualenvwrapper)
Requirement already satisfied: importlib-metadata>=4.8.3; python_version < "3.8" in ./.local/lib/python3.6/site-packages (from virtualenv->virtualenvwrapper)
Collecting pbr!=2.1.0,>=2.0.0 (from stevedore->virtualenvwrapper)
Downloading https://files.pythonhosted.org/packages/01/06/4ab11bf70db5a60689fc521b636849c8593eb67a2c6bdf73a16c72d16a12/pbr-5.11.1-py2.py3-none-any.whl (112kB)
100% |████████████████████████████████| 122kB 12.2MB/s
Requirement already satisfied: zipp>=3.1.0; python_version < "3.10" in ./.local/lib/python3.6/site-packages (from importlib-resources>=5.4; python_version < "3.7"->virtualenv->virtualenvwrapper)
Requirement already satisfied: typing-extensions>=3.6.4; python_version < "3.8" in /usr/lib/python3.6/site-packages (from importlib-metadata>=4.8.3; python_version < "3.8"->virtualenv->virtualenvwrapper)
Installing collected packages: virtualenv-clone, pbr, stevedore, virtualenvwrapper
Running setup.py install for virtualenvwrapper ... done
Successfully installed pbr-5.11.1 stevedore-3.5.2 virtualenv-clone-0.5.7 virtualenvwrapper-4.8.4
インストールされたスクリプトを確認します。
$ ls -l .local/bin/virtualenvwrapper.sh
-rwxrwxr-x. 1 opc opc 41703 Feb 9 2019 .local/bin/virtualenvwrapper.sh
.bashrcに以下を追記して有効にします。
・・・
# set up Python env
export WORKON_HOME=~/envs
export VIRTUALENVWRAPPER_PYTHON=/usr/bin/python3
export VIRTUALENVWRAPPER_VIRTUALENV_ARGS=' -p /usr/bin/python3 '
source /home/opc/.local/bin/virtualenvwrapper.sh
$ source ~/.bashrc
virtualenvwrapper.user_scripts creating /home/opc/envs/premkproject
virtualenvwrapper.user_scripts creating /home/opc/envs/postmkproject
virtualenvwrapper.user_scripts creating /home/opc/envs/initialize
virtualenvwrapper.user_scripts creating /home/opc/envs/premkvirtualenv
virtualenvwrapper.user_scripts creating /home/opc/envs/postmkvirtualenv
virtualenvwrapper.user_scripts creating /home/opc/envs/prermvirtualenv
virtualenvwrapper.user_scripts creating /home/opc/envs/postrmvirtualenv
virtualenvwrapper.user_scripts creating /home/opc/envs/predeactivate
virtualenvwrapper.user_scripts creating /home/opc/envs/postdeactivate
virtualenvwrapper.user_scripts creating /home/opc/envs/preactivate
virtualenvwrapper.user_scripts creating /home/opc/envs/postactivate
virtualenvwrapper.user_scripts creating /home/opc/envs/get_env_details
認証トークンの作成
OCIコンソールのユーザ画面から認証トークンを作成します。
コピーしたトークンをテキストエディターなどにメモしておきます。
必要な情報の収集
以降で必要となる以下の情報をメモしておきます。
- テナンシー名
- オブジェクトストレージ・ネームスペース
- テナンシーOCID
- ユーザ名
- ユーザOCID
- リージョン
- リージョンキー
- コンパートメントOCID
- 動的グループOCID
ポリシーの設定
マニュアルでは複数の動的グループに対してポリシーを設定していますが、今回は権限の関係上、一つの動的グループに対して以下のポリシーを設定しました。
Allow dynamic-group 動的グループ名 to use keys in compartment コンパートメント名
Allow dynamic-group 動的グループ名 to manage objects in compartment コンパートメント名
Allow dynamic-group 動的グループ名 to manage service-mesh-family in compartment コンパートメント名
Allow dynamic-group 動的グループ名 to read certificate-authority-family in compartment コンパートメント名
Allow dynamic-group 動的グループ名 to use certificate-authority-delegates in compartment コンパートメント名
Allow dynamic-group 動的グループ名 to manage leaf-certificate-family in compartment コンパートメント名
Allow dynamic-group 動的グループ名 to manage certificate-authority-associations in compartment コンパートメント名
Allow dynamic-group 動的グループ名 to manage certificate-associations in compartment コンパートメント名
Allow dynamic-group 動的グループ名 to manage cabundle-associations in compartment コンパートメント名
Allow dynamic-group 動的グループ名 to use metrics in compartment コンパートメント名
Allow dynamic-group 動的グループ名 to use log-content in compartment コンパートメント名
Vaultの作成
Vaultを作成し、それに紐づくマスター暗号化キーを作成します。
マスター暗号化キーの作成
以降の認証局で使用するため、HSMと2048ビットまたは4096ビットのRSAキーが必要になります。
認証局の作成
以下の設定で認証局を作成します。
Service Meshの構成
OCI Service Operator のインストール
Kubernetes環境からOCIリソースを管理するために必要なOCI Service Operator for Kubernetesをインストールします。
Operator SDKのインストール
以下に沿ってOperator SDKをインストールします。
$ export ARCH=$(case $(uname -m) in x86_64) echo -n amd64 ;; aarch64) echo -n arm64 ;; *) echo -n $(uname -m) ;; esac)
$ export OS=$(uname | awk '{print tolower($0)}')
$ export OPERATOR_SDK_DL_URL=https://github.com/operator-framework/operator-sdk/releases/download/v1.29.0
$ curl -LO ${OPERATOR_SDK_DL_URL}/operator-sdk_${OS}_${ARCH}
% Total % Received % Xferd Average Speed Time Time Time Current
Dload Upload Total Spent Left Speed
0 0 0 0 0 0 0 0 --:--:-- --:--:-- --:--:-- 0
100 83.8M 100 83.8M 0 0 19.2M 0 0:00:04 0:00:04 --:--:-- 23.4M
$ ls -l operator-sdk_linux_amd64
-rw-rw-r--. 1 opc opc 87967310 Jun 13 05:44 operator-sdk_linux_amd64
checksumの確認
$ gpg --keyserver keyserver.ubuntu.com --recv-keys 052996E2A20B5C7E
gpg: directory '/home/opc/.gnupg' created
gpg: keybox '/home/opc/.gnupg/pubring.kbx' created
gpg: /home/opc/.gnupg/trustdb.gpg: trustdb created
gpg: key 052996E2A20B5C7E: public key "Operator SDK (release) <cncf-operator-sdk@cncf.io>" imported
gpg: Total number processed: 1
gpg: imported: 1
$ curl -LO ${OPERATOR_SDK_DL_URL}/checksums.txt
% Total % Received % Xferd Average Speed Time Time Time Current
Dload Upload Total Spent Left Speed
0 0 0 0 0 0 0 0 --:--:-- --:--:-- --:--:-- 0
100 1680 100 1680 0 0 2181 0 --:--:-- --:--:-- --:--:-- 2181
$ curl -LO ${OPERATOR_SDK_DL_URL}/checksums.txt.asc
% Total % Received % Xferd Average Speed Time Time Time Current
Dload Upload Total Spent Left Speed
0 0 0 0 0 0 0 0 --:--:-- --:--:-- --:--:-- 0
100 566 100 566 0 0 756 0 --:--:-- --:--:-- --:--:-- 756
$ gpg -u "Operator SDK (release) <cncf-operator-sdk@cncf.io>" --verify checksums.txt.asc
gpg: assuming signed data in 'checksums.txt'
gpg: Signature made Wed May 31 20:38:19 2023 GMT
gpg: using RSA key 8613DB87A5BA825EF3FD0EBE2A859D08BF9886DB
gpg: Good signature from "Operator SDK (release) <cncf-operator-sdk@cncf.io>" [unknown]
gpg: WARNING: This key is not certified with a trusted signature!
gpg: There is no indication that the signature belongs to the owner.
Primary key fingerprint: 3B2F 1481 D146 2380 80B3 46BB 0529 96E2 A20B 5C7E
Subkey fingerprint: 8613 DB87 A5BA 825E F3FD 0EBE 2A85 9D08 BF98 86DB
$ grep operator-sdk_${OS}_${ARCH} checksums.txt | sha256sum -c -
operator-sdk_linux_amd64: OK
ダウンロードしたバイナリーをPATHが通っているところに移動します。
$ chmod +x operator-sdk_${OS}_${ARCH} && sudo mv operator-sdk_${OS}_${ARCH} /usr/local/bin/operator-sdk
$ operator-sdk version
operator-sdk version: "v1.29.0", commit: "78c564319585c0c348d1d7d9bbfeed1098fab006", kubernetes version: "1.26.0", go version: "go1.19.9", GOOS: "linux", GOARCH: "amd64"
Operator Lifecycle Manager (OLM) のインストール
$ operator-sdk olm install
INFO[0005] Fetching CRDs for version "latest"
INFO[0005] Fetching resources for resolved version "latest"
INFO[0015] Creating CRDs and resources
INFO[0015] Creating CustomResourceDefinition "catalogsources.operators.coreos.com"
INFO[0015] Creating CustomResourceDefinition "clusterserviceversions.operators.coreos.com"
INFO[0016] Creating CustomResourceDefinition "installplans.operators.coreos.com"
INFO[0016] Creating CustomResourceDefinition "olmconfigs.operators.coreos.com"
INFO[0016] Creating CustomResourceDefinition "operatorconditions.operators.coreos.com"
INFO[0016] Creating CustomResourceDefinition "operatorgroups.operators.coreos.com"
INFO[0017] Creating CustomResourceDefinition "operators.operators.coreos.com"
INFO[0017] Creating CustomResourceDefinition "subscriptions.operators.coreos.com"
INFO[0017] Creating Namespace "olm"
INFO[0017] Creating Namespace "operators"
INFO[0018] Creating ServiceAccount "olm/olm-operator-serviceaccount"
INFO[0018] Creating ClusterRole "system:controller:operator-lifecycle-manager"
INFO[0018] Creating ClusterRoleBinding "olm-operator-binding-olm"
INFO[0018] Creating OLMConfig "cluster"
INFO[0019] Creating Deployment "olm/olm-operator"
INFO[0019] Creating Deployment "olm/catalog-operator"
INFO[0019] Creating ClusterRole "aggregate-olm-edit"
INFO[0019] Creating ClusterRole "aggregate-olm-view"
INFO[0020] Creating OperatorGroup "operators/global-operators"
INFO[0020] Creating OperatorGroup "olm/olm-operators"
INFO[0020] Creating ClusterServiceVersion "olm/packageserver"
INFO[0020] Creating CatalogSource "olm/operatorhubio-catalog"
INFO[0021] Waiting for deployment/olm-operator rollout to complete
INFO[0021] Waiting for Deployment "olm/olm-operator" to rollout: 0 of 1 updated replicas are available
INFO[0031] Deployment "olm/olm-operator" successfully rolled out
INFO[0031] Waiting for deployment/catalog-operator rollout to complete
INFO[0031] Waiting for Deployment "olm/catalog-operator" to rollout: 0 of 1 updated replicas are available
INFO[0032] Deployment "olm/catalog-operator" successfully rolled out
INFO[0032] Waiting for deployment/packageserver rollout to complete
INFO[0032] Waiting for Deployment "olm/packageserver" to rollout: 0 of 2 updated replicas are available
INFO[0039] Deployment "olm/packageserver" successfully rolled out
INFO[0042] Successfully installed OLM version "latest"
NAME NAMESPACE KIND STATUS
catalogsources.operators.coreos.com CustomResourceDefinition Installed
clusterserviceversions.operators.coreos.com CustomResourceDefinition Installed
installplans.operators.coreos.com CustomResourceDefinition Installed
olmconfigs.operators.coreos.com CustomResourceDefinition Installed
operatorconditions.operators.coreos.com CustomResourceDefinition Installed
operatorgroups.operators.coreos.com CustomResourceDefinition Installed
operators.operators.coreos.com CustomResourceDefinition Installed
subscriptions.operators.coreos.com CustomResourceDefinition Installed
olm Namespace Installed
operators Namespace Installed
olm-operator-serviceaccount olm ServiceAccount Installed
system:controller:operator-lifecycle-manager ClusterRole Installed
olm-operator-binding-olm ClusterRoleBinding Installed
cluster OLMConfig Installed
olm-operator olm Deployment Installed
catalog-operator olm Deployment Installed
aggregate-olm-edit ClusterRole Installed
aggregate-olm-view ClusterRole Installed
global-operators operators OperatorGroup Installed
olm-operators olm OperatorGroup Installed
packageserver olm ClusterServiceVersion Installed
operatorhubio-catalog olm CatalogSource Installed
確認します。
$ operator-sdk olm status
INFO[0012] Fetching CRDs for version "v0.24.0"
INFO[0012] Fetching resources for resolved version "v0.24.0"
INFO[0018] Successfully got OLM status for version "v0.24.0"
NAME NAMESPACE KIND STATUS
olm-operators olm OperatorGroup Installed
operators.operators.coreos.com CustomResourceDefinition Installed
operatorconditions.operators.coreos.com CustomResourceDefinition Installed
catalog-operator olm Deployment Installed
olm-operator-binding-olm ClusterRoleBinding Installed
operatorhubio-catalog olm CatalogSource Installed
subscriptions.operators.coreos.com CustomResourceDefinition Installed
system:controller:operator-lifecycle-manager ClusterRole Installed
installplans.operators.coreos.com CustomResourceDefinition Installed
operatorgroups.operators.coreos.com CustomResourceDefinition Installed
olm Namespace Installed
cluster OLMConfig Installed
packageserver olm ClusterServiceVersion Installed
operators Namespace Installed
catalogsources.operators.coreos.com CustomResourceDefinition Installed
olm-operator olm Deployment Installed
global-operators operators OperatorGroup Installed
aggregate-olm-view ClusterRole Installed
aggregate-olm-edit ClusterRole Installed
olmconfigs.operators.coreos.com CustomResourceDefinition Installed
clusterserviceversions.operators.coreos.com CustomResourceDefinition Installed
olm-operator-serviceaccount olm ServiceAccount Installed
olm namespaceのリソースも確認しておきます。
$ k -n olm get all
NAME READY STATUS RESTARTS AGE
pod/catalog-operator-77b8589cd8-xtt7v 1/1 Running 0 4m1s
pod/olm-operator-5ccf676d8b-9gkmw 1/1 Running 0 4m1s
pod/operatorhubio-catalog-nfdxj 1/1 Running 0 3m51s
pod/packageserver-5cd5d8b9fd-md8f5 1/1 Running 0 3m50s
pod/packageserver-5cd5d8b9fd-xm9sl 1/1 Running 0 3m50s
NAME TYPE CLUSTER-IP EXTERNAL-IP PORT(S) AGE
service/operatorhubio-catalog ClusterIP 10.96.79.110 <none> 50051/TCP 3m50s
service/packageserver-service ClusterIP 10.96.60.180 <none> 5443/TCP 3m50s
NAME READY UP-TO-DATE AVAILABLE AGE
deployment.apps/catalog-operator 1/1 1 1 4m1s
deployment.apps/olm-operator 1/1 1 1 4m1s
deployment.apps/packageserver 2/2 2 2 3m50s
NAME DESIRED CURRENT READY AGE
replicaset.apps/catalog-operator-77b8589cd8 1 1 1 4m1s
replicaset.apps/olm-operator-5ccf676d8b 1 1 1 4m1s
replicaset.apps/packageserver-5cd5d8b9fd 2 2 2 3m50s
Operator用のnamespaceを作成します。
$ kubectl create ns oci-service-operator-system
namespace/oci-service-operator-system created
$ k get ns
NAME STATUS AGE
default Active 5h12m
kube-node-lease Active 5h12m
kube-public Active 5h12m
kube-system Active 5h12m
oci-service-operator-system Active 10s
olm Active 19m
operators Active 19m
作成したnamespaceにOCI Service Operator for Kubernetes Operatorをインストールします。
$ operator-sdk run bundle iad.ocir.io/oracle/oci-service-operator-bundle:1.1.8 -n oci-service-operator-system --timeout 5m
INFO[0017] Creating a File-Based Catalog of the bundle "iad.ocir.io/oracle/oci-service-operator-bundle:1.1.8"
INFO[0019] Generated a valid File-Based Catalog
INFO[0025] Created registry pod: iad-ocir-io-oracle-oci-service-operator-bundle-1-1-8
INFO[0026] Created CatalogSource: oci-service-operator-catalog
INFO[0026] OperatorGroup "operator-sdk-og" created
INFO[0026] Created Subscription: oci-service-operator-v1-1-8-sub
INFO[0031] Approved InstallPlan install-zk7s4 for the Subscription: oci-service-operator-v1-1-8-sub
INFO[0031] Waiting for ClusterServiceVersion "oci-service-operator-system/oci-service-operator.v1.1.8" to reach 'Succeeded' phase
INFO[0031] Waiting for ClusterServiceVersion "oci-service-operator-system/oci-service-operator.v1.1.8" to appear
INFO[0049] Found ClusterServiceVersion "oci-service-operator-system/oci-service-operator.v1.1.8" phase: Pending
INFO[0050] Found ClusterServiceVersion "oci-service-operator-system/oci-service-operator.v1.1.8" phase: InstallReady
INFO[0053] Found ClusterServiceVersion "oci-service-operator-system/oci-service-operator.v1.1.8" phase: Installing
INFO[0064] Found ClusterServiceVersion "oci-service-operator-system/oci-service-operator.v1.1.8" phase: Succeeded
INFO[0065] OLM has successfully installed "oci-service-operator.v1.1.8"
Metrics Serverのインストール
Metrics Serverをインストールして確認します。
(ちなみに、マニュアルにあるマニフェストだとPodDisruptionBudgetのAPIバージョンが古くてエラーになりましたので、最新のマニフェストを使用しています。)
kubectl apply -f https://github.com/kubernetes-sigs/metrics-server/releases/latest/download/high-availability-1.21+.yaml
serviceaccount/metrics-server created
clusterrole.rbac.authorization.k8s.io/system:aggregated-metrics-reader created
clusterrole.rbac.authorization.k8s.io/system:metrics-server created
rolebinding.rbac.authorization.k8s.io/metrics-server-auth-reader created
clusterrolebinding.rbac.authorization.k8s.io/metrics-server:system:auth-delegator created
clusterrolebinding.rbac.authorization.k8s.io/system:metrics-server created
service/metrics-server created
deployment.apps/metrics-server created
poddisruptionbudget.policy/metrics-server created
apiservice.apiregistration.k8s.io/v1beta1.metrics.k8s.io created
$ k top node
NAME CPU(cores) CPU% MEMORY(bytes) MEMORY%
10.0.1.223 66m 3% 1914Mi 12%
サンプルアプリのデプロイ
Istioのサンプルアプリ(Bookinfo)をデプロイします。
使用するマニフェストは、チュートリアルにあるものを利用していますが、一点だけ変更しています。
LoadBalancerにannotationsを追記して、Flexible LoadBalancerを使用するようにしています。
(annotationsを追加しない場合、非推奨の動的シェイプのLoadBalancerがプロビジョニングされます)
apiVersion: v1
kind: Service
metadata:
name: bookinfo-ingress
namespace: bookinfo
labels:
app: bookinfo
service: ingress
## 追記
annotations:
service.beta.kubernetes.io/oci-load-balancer-shape: "flexible"
service.beta.kubernetes.io/oci-load-balancer-shape-flex-min: "10"
service.beta.kubernetes.io/oci-load-balancer-shape-flex-max: "50"
## ここまで
spec:
ports:
- port: 80
targetPort: 9080
name: http
selector:
app: productpage
type: LoadBalancer
---
以降省略
$ k apply -f bookinfo-v1.yaml
service/bookinfo-ingress created
service/details created
serviceaccount/bookinfo-details created
deployment.apps/details-v1 created
service/ratings created
serviceaccount/bookinfo-ratings created
deployment.apps/ratings-v1 created
service/reviews created
service/reviews-v1 created
service/reviews-v2 created
service/reviews-v3 created
serviceaccount/bookinfo-reviews created
deployment.apps/reviews-v1 created
deployment.apps/reviews-v2 created
deployment.apps/reviews-v3 created
poddisruptionbudget.policy/reviews-pdb created
service/productpage created
serviceaccount/bookinfo-productpage created
deployment.apps/productpage-v1 created
$ k -n bookinfo get all
NAME READY STATUS RESTARTS AGE
pod/details-v1-c796f666c-tgccm 1/1 Running 0 2m1s
pod/details-v1-c796f666c-zw5pm 1/1 Running 0 2m1s
pod/productpage-v1-7c76cc46d5-62v5f 1/1 Running 0 113s
pod/productpage-v1-7c76cc46d5-8tgwz 1/1 Running 0 113s
pod/ratings-v1-7d9c5f5487-jxc6k 1/1 Running 0 119s
pod/ratings-v1-7d9c5f5487-lcf6h 1/1 Running 0 119s
pod/reviews-v1-6767c5f5f-8bczn 1/1 Running 0 116s
pod/reviews-v1-6767c5f5f-v72rn 1/1 Running 0 116s
pod/reviews-v2-5bdc85557f-cx9kb 1/1 Running 0 116s
pod/reviews-v2-5bdc85557f-l425g 1/1 Running 0 116s
pod/reviews-v3-69d6dd6c95-rmjjp 1/1 Running 0 115s
pod/reviews-v3-69d6dd6c95-zz6cn 1/1 Running 0 115s
NAME TYPE CLUSTER-IP EXTERNAL-IP PORT(S) AGE
service/bookinfo-ingress LoadBalancer 10.96.38.149 192.18.149.xx 80:30492/TCP 2m3s
service/details ClusterIP 10.96.90.93 <none> 9080/TCP 2m2s
service/productpage ClusterIP 10.96.95.173 <none> 9080/TCP 114s
service/ratings ClusterIP 10.96.76.177 <none> 9080/TCP 2m
service/reviews ClusterIP 10.96.176.218 <none> 9080/TCP 119s
service/reviews-v1 ClusterIP 10.96.173.109 <none> 9080/TCP 118s
service/reviews-v2 ClusterIP 10.96.101.234 <none> 9080/TCP 118s
service/reviews-v3 ClusterIP 10.96.138.44 <none> 9080/TCP 117s
NAME READY UP-TO-DATE AVAILABLE AGE
deployment.apps/details-v1 2/2 2 2 2m2s
deployment.apps/productpage-v1 2/2 2 2 114s
deployment.apps/ratings-v1 2/2 2 2 2m
deployment.apps/reviews-v1 2/2 2 2 117s
deployment.apps/reviews-v2 2/2 2 2 117s
deployment.apps/reviews-v3 2/2 2 2 116s
NAME DESIRED CURRENT READY AGE
replicaset.apps/details-v1-c796f666c 2 2 2 2m2s
replicaset.apps/productpage-v1-7c76cc46d5 2 2 2 114s
replicaset.apps/ratings-v1-7d9c5f5487 2 2 2 2m
replicaset.apps/reviews-v1-6767c5f5f 2 2 2 117s
replicaset.apps/reviews-v2-5bdc85557f 2 2 2 117s
replicaset.apps/reviews-v3-69d6dd6c95 2 2 2 116s
LoadBalancerのEXTERNAL-IPを指定して、ブラウザで確認します。
Service Meshの構成
OCI Service Meshの各リソースはkubectlで管理します。デプロイしたアプリケーションでService Meshを有効にするには、以下2つのリソースセットを作成する必要があります。
- Service Mesh Control Plane
- Service Mesh binding resource
Service Mesh Control Planeの作成
アプリケーション間の通信をService Meshで管理するために、アプリケーションがデプロイされているnamespaceのSidecar Injectionを有効にします。
$ kubectl label namespace bookinfo servicemesh.oci.oracle.com/sidecar-injection=enabled
namespace/bookinfo labeled
チュートリアルにあるマニフェストを利用してControl Planeをデプロイします。
以下3点を修正しています。
- コンパートメントOCID
- 認証局OCID
- IngressGatewayDeploymentで使用するLoadBalancerをフレキシブルシェイプに変更(以下の追記部分)
・・・
apiVersion: servicemesh.oci.oracle.com/v1beta1
kind: IngressGatewayDeployment
metadata:
name: bookinfo-ingress-gateway-deployment
namespace: bookinfo
spec:
ingressGateway:
ref:
name: bookinfo-ingress-gateway
deployment:
autoscaling:
minPods: 1
maxPods: 1
ports:
- protocol: TCP
port: 9080
serviceport: 80
service:
type: LoadBalancer
## 追記
annotations:
service.beta.kubernetes.io/oci-load-balancer-shape: "flexible"
service.beta.kubernetes.io/oci-load-balancer-shape-flex-min: "10"
service.beta.kubernetes.io/oci-load-balancer-shape-flex-max: "50"
## ここまで
・・・
$ k apply -f meshify-bookinfo-v1.yaml
mesh.servicemesh.oci.oracle.com/bookinfo created
virtualservice.servicemesh.oci.oracle.com/details created
virtualdeployment.servicemesh.oci.oracle.com/details-v1 created
virtualserviceroutetable.servicemesh.oci.oracle.com/details-route-table created
virtualservice.servicemesh.oci.oracle.com/ratings created
virtualdeployment.servicemesh.oci.oracle.com/ratings-v1 created
virtualserviceroutetable.servicemesh.oci.oracle.com/ratings-route-table created
virtualservice.servicemesh.oci.oracle.com/reviews created
virtualdeployment.servicemesh.oci.oracle.com/reviews-v1 created
virtualdeployment.servicemesh.oci.oracle.com/reviews-v2 created
virtualdeployment.servicemesh.oci.oracle.com/reviews-v3 created
virtualserviceroutetable.servicemesh.oci.oracle.com/reviews-route-table created
virtualservice.servicemesh.oci.oracle.com/productpage created
virtualdeployment.servicemesh.oci.oracle.com/productpage-v1 created
virtualserviceroutetable.servicemesh.oci.oracle.com/productpage-route-table created
ingressgateway.servicemesh.oci.oracle.com/bookinfo-ingress-gateway created
ingressgatewaydeployment.servicemesh.oci.oracle.com/bookinfo-ingress-gateway-deployment created
ingressgatewayroutetable.servicemesh.oci.oracle.com/bookinfo-ingress-gateway-route-table created
accesspolicy.servicemesh.oci.oracle.com/bookinfo-policy created
ACTIVEがTrueになっていることを確認します。
$ k -n bookinfo get mesh
NAME ACTIVE AGE
bookinfo True 3m39s
$ k -n bookinfo get virtualserviceroutetables,virtualservices,virtualdeployment
NAME ACTIVE AGE
virtualserviceroutetable.servicemesh.oci.oracle.com/details-route-table True 8m5s
virtualserviceroutetable.servicemesh.oci.oracle.com/productpage-route-table True 7m59s
virtualserviceroutetable.servicemesh.oci.oracle.com/ratings-route-table True 8m3s
virtualserviceroutetable.servicemesh.oci.oracle.com/reviews-route-table True 8m
NAME ACTIVE AGE
virtualservice.servicemesh.oci.oracle.com/details True 8m7s
virtualservice.servicemesh.oci.oracle.com/productpage True 8m1s
virtualservice.servicemesh.oci.oracle.com/ratings True 8m5s
virtualservice.servicemesh.oci.oracle.com/reviews True 8m4s
NAME ACTIVE AGE
virtualdeployment.servicemesh.oci.oracle.com/details-v1 True 8m6s
virtualdeployment.servicemesh.oci.oracle.com/productpage-v1 True 8m
virtualdeployment.servicemesh.oci.oracle.com/ratings-v1 True 8m5s
virtualdeployment.servicemesh.oci.oracle.com/reviews-v1 True 8m3s
virtualdeployment.servicemesh.oci.oracle.com/reviews-v2 True 8m3s
virtualdeployment.servicemesh.oci.oracle.com/reviews-v3 True 8m2s
$ k -n bookinfo get ingressgateway,ingressgatewaydeployments,ingressgatewayroutetables
NAME ACTIVE AGE
ingressgateway.servicemesh.oci.oracle.com/bookinfo-ingress-gateway True 9m34s
NAME ACTIVE AGE
ingressgatewaydeployment.servicemesh.oci.oracle.com/bookinfo-ingress-gateway-deployment True 20m
NAME ACTIVE AGE
ingressgatewayroutetable.servicemesh.oci.oracle.com/bookinfo-ingress-gateway-route-table True 9m33s
コンソールでも確認できます。
Service Mesh Bindingリソースの作成
Service Mesh Bindingリソースを作成し、Service Mesh Control Planeと各Podをバインドします。
利用するマニフェストは、チュートリアルのbind-bookinfo-v1.yamlです。
$ k apply -f bind-bookinfo-v1.yaml
virtualdeploymentbinding.servicemesh.oci.oracle.com/details-v1-binding created
virtualdeploymentbinding.servicemesh.oci.oracle.com/ratings-v1-binding created
virtualdeploymentbinding.servicemesh.oci.oracle.com/reviews-v1-binding created
virtualdeploymentbinding.servicemesh.oci.oracle.com/reviews-v2-binding created
virtualdeploymentbinding.servicemesh.oci.oracle.com/reviews-v3-binding created
virtualdeploymentbinding.servicemesh.oci.oracle.com/productpage-v1-binding created
$ k -n bookinfo get virtualdeploymentbindings
NAME ACTIVE AGE
details-v1-binding True 56s
productpage-v1-binding True 54s
ratings-v1-binding True 56s
reviews-v1-binding True 55s
reviews-v2-binding True 55s
reviews-v3-binding True 54s
動作確認
IngressGatewayDeploymentで使用されているLoadBalancerのEXTERNAL-IPを確認します。
$ kubectl get svc bookinfo-ingress-gateway-deployment-service -n bookinfo
NAME TYPE CLUSTER-IP EXTERNAL-IP PORT(S) AGE
bookinfo-ingress-gateway-deployment-service LoadBalancer 10.96.2.185 140.238.129.xxx 80:31821/TCP 102m
Service Mesh経由でアプリケーションを表示するには、ホスト名でアクセスする必要があるので、/etc/hostsファイルに以下を追記しておきます。
・・・
140.238.129.xxx bookinfo.example.com
ホスト名を指定してブラウザでアクセスし、Service Mesh経由でもアプリを使用できることを確認します。
ロギングの設定
Service MeshのLogを取れるようにします。
ロググループの作成
$ oci logging log-group create --compartment-id ocid1.compartment.oc1..aaaaaaaamxxxxxxxxxxxx --region YYZ --display-name bookinfo
{
"opc-work-request-id": "ocid1.logworkrequest.oc1.ca-toronto-1.aaaaaaaamm6zcvgv7unjdsdjwkw7uxxxxxxxxxxxx"
}
作成したロググループのOCIDを確認します。
$ oci logging log-group list --compartment-id ocid1.compartment.oc1..aaaaaaaaxxxxxxxxxxxxxx --region YYZ
{
"data": [
{
"compartment-id": "ocid1.compartment.oc1..aaaaaaaamyexxxxxxxxxxxxx",
"defined-tags": {},
"description": null,
"display-name": "bookinfo",
"freeform-tags": {},
"id": "ocid1.loggroup.oc1.ca-toronto-1.amaaaaaassl65iqa65ootlxxxxxxxxxxxx", #これ
"lifecycle-state": "ACTIVE",
"time-created": "2023-06-14T04:26:00.133000+00:00",
"time-last-modified": "2023-06-14T04:26:00.133000+00:00"
}
]
}
カスタムログの作成
$ oci logging log create --log-group-id ocid1.loggroup.oc1.ca-toronto-1.amaaaaaassxxxxxxxxxxxxxxx --display-name bookinfo-logs --log-type custom --region YYZ
{
"opc-work-request-id": "ocid1.logworkrequest.oc1.ca-toronto-1.aaaaaaaasm7pzrxxxxxxxxxxxxxxx"
}
作成したカスタムログのOCIDを確認します。
$ oci logging log list --log-group-id ocid1.loggroup.oc1.ca-toronto-1.amaaaaaassxxxxxxxxxxxxxx --region YYZ
{
"data": [
{
"compartment-id": "ocid1.compartment.oc1..aaaaaaaamaxxxxxxxxxxxxxx",
"configuration": null,
"defined-tags": {},
"display-name": "bookinfo-logs",
"freeform-tags": {},
"id": "ocid1.log.oc1.ca-toronto-1.amaaaaaassxxxxxxxxxxxxxx", #これ
"is-enabled": true,
"lifecycle-state": "ACTIVE",
"log-group-id": "ocid1.loggroup.oc1.ca-toronto-1.amaaaaaassl65ixxxxxxxxxxxxxx",
"log-type": "CUSTOM",
"retention-duration": 30,
"time-created": "2023-06-14T04:29:30.510000+00:00",
"time-last-modified": "2023-06-14T04:29:30.510000+00:00"
}
]
}
エージェントの作成
チュートリアルにあるサンプルファイルを使用して、Configファイルを作成します。
<your-custom-log-ocid>にはカスタムログのOCIDを入力し、<app-namespace>にはアプリをデプロイしているnamespace(今回はbookinfo)を入力します。
{
"configurationType": "LOGGING",
"destination": {
"logObjectId": "<your-custom-log-ocid>"
},
"sources": [
{
"name": "proxylogs",
"parser": {
"fieldTimeKey": null,
"isEstimateCurrentEvent": null,
"isKeepTimeKey": null,
"isNullEmptyString": null,
"messageKey": null,
"nullValuePattern": null,
"parserType": "NONE",
"timeoutInMilliseconds": null,
"types": null
},
"paths": [
"/var/log/containers/*<app-namespace>*oci-sm-proxy*.log"
],
"source-type": "LOG_TAIL"
}
]
}
カスタムエージェントを作成します。
$ oci logging agent-configuration create --compartment-id ocid1.compartment.oc1..aaaaaaaamyxxxxxxxxxxxxxx --is-enabled true --service-configuration file://logconfig.json --display-name bookinfoLoggingAgent --description "Custom agent config for mesh" --group-association '{"groupList": ["ocid1.dynamicgroup.oc1..aaaaaaaajqxxxxxxxxxxxxxxxxx"]}' --region YYZ
{
"opc-work-request-id": "ocid1.logworkrequest.oc1.ca-toronto-1.aaaaaaaaaulxxxxxxxxxxxxxxx"
}
Service Mesh経由でアプリにアクセスして適当に操作し、ログが収集されていることを確認します。
モニタリングの設定
PrometheusとGrafanaをデプロイして、Service Meshの状況をモニタリングします。
Prometheus
namespaceを作成します。
$ kubectl create namespace monitoring
namespace/monitoring created
チュートリアルのマニフェストprometheus.yamlを使用して、Prometheusをデプロイします。
$ k apply -f prometheus.yaml
serviceaccount/prometheus created
clusterrole.rbac.authorization.k8s.io/prometheus created
clusterrolebinding.rbac.authorization.k8s.io/prometheus created
configmap/prometheus-server-conf created
service/prometheus created
deployment.apps/prometheus-deployment created
しばらく待ってもPodがPendingの状態なので確認します。
$ k -n monitoring describe pod
Name: prometheus-deployment-68c76cdd7-8nfdt
Namespace: monitoring
・・・
Limits:
cpu: 1
memory: 1Gi
Requests:
cpu: 1
memory: 1Gi
Environment: <none>
・・・
Events:
Type Reason Age From Message
---- ------ ---- ---- -------
Warning FailedScheduling 4m16s default-scheduler 0/1 nodes are available: 1 Insufficient cpu. preemption: 0/1 nodes are available: 1 No preemption victims found for incoming pod..
1 OCPU(2vCPU)、1ノードのクラスタなので、CPUが足らないようです。
本来であればリソースを追加すべきところですが、今回はLimitsの設定をコメントアウトして対処します。
・・・
---
apiVersion: apps/v1
kind: Deployment
metadata:
name: prometheus-deployment
namespace: monitoring
labels:
app: prometheus-server
spec:
replicas: 1
selector:
matchLabels:
app: prometheus-server
template:
metadata:
namespace: monitoring
labels:
app: prometheus-server
spec:
serviceAccountName: prometheus
containers:
- name: prometheus
image: prom/prometheus
args:
- "--storage.tsdb.retention.time=30d"
- "--config.file=/etc/prometheus/prometheus.yml"
- "--storage.tsdb.path=/prometheus/"
- "--web.enable-lifecycle"
ports:
- containerPort: 9090
# resources:
# limits:
# cpu: 1
# memory: 1Gi
volumeMounts:
- name: prometheus-config-volume
mountPath: /etc/prometheus/
- name: prometheus-storage-volume
mountPath: /prometheus/
volumes:
- name: prometheus-config-volume
configMap:
defaultMode: 420
name: prometheus-server-conf
- name: prometheus-storage-volume
emptyDir: {}
再度デプロイして確認します。
$ k -n monitoring get all
NAME READY STATUS RESTARTS AGE
pod/prometheus-deployment-67fd84d9ff-847m7 1/1 Running 0 25s
NAME TYPE CLUSTER-IP EXTERNAL-IP PORT(S) AGE
service/prometheus ClusterIP 10.96.165.166 <none> 9090/TCP 26s
NAME READY UP-TO-DATE AVAILABLE AGE
deployment.apps/prometheus-deployment 1/1 1 1 26s
NAME DESIRED CURRENT READY AGE
replicaset.apps/prometheus-deployment-67fd84d9ff 1 1 1 26s
Grafana
チュートリアルのマニフェストgrafana.yamlを使用して、Grafanaをデプロイします。
サンプルの中のX.Y.ZをGrafanaのバージョンに置き換えます。10.0.0が最新のようですが、今回は1つ前の9.5.3にしておきました。
何ヶ所かあるので、sedで置き換えます。
$ sed -i -e 's/X.Y.Z/9.5.3/g' grafana.yaml
$ k apply -f grafana.yaml
serviceaccount/grafana created
configmap/grafana created
service/grafana created
deployment.apps/grafana created
configmap/mesh-demo-grafana-dashboards created
確認します。
$ k -n monitoring get all
NAME READY STATUS RESTARTS AGE
pod/grafana-77f85bf7bd-clqms 1/1 Running 0 41s
pod/prometheus-deployment-67fd84d9ff-847m7 1/1 Running 0 15m
NAME TYPE CLUSTER-IP EXTERNAL-IP PORT(S) AGE
service/grafana LoadBalancer 10.96.167.31 140.238.148.xx 80:32492/TCP 41s
service/prometheus ClusterIP 10.96.165.166 <none> 9090/TCP 15m
NAME READY UP-TO-DATE AVAILABLE AGE
deployment.apps/grafana 1/1 1 1 42s
deployment.apps/prometheus-deployment 1/1 1 1 15m
NAME DESIRED CURRENT READY AGE
replicaset.apps/grafana-77f85bf7bd 1 1 1 42s
replicaset.apps/prometheus-deployment-67fd84d9ff 1 1 1 15m
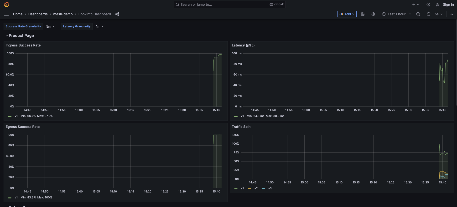
ブラウザでLoadBalancerのEXTERNAL-IPにアクセスします。

Dashboardsのmesh-demoからBookinfo Dashboardを選択します。
こんな感じで見えます。














