はじめに
Flutter 3.16からGradleの新しい宣言的な書き方がサポートされ、(確か)Flutter 3.19系からは古い書き方のままだと警告されます。
以下のマイグレーションガイドに応じて対応すればいいのですが、そこで一点ハマったことのメモです。
遭遇したエラー
com.google.firebase.crashlyticsの書き方を宣言的にすると以下のエラーが発生しました。
2.2.0は古いバージョンだったので、当時最新の2.9.9にするとエラーはおさまりました。
* What went wrong: Plugin [id: 'com.google.firebase.crashlytics', version: '2.2.0', apply: false] was not found in any of the following sources: - Gradle Core Plugins (plugin is not in 'org.gradle' namespace) - Included Builds (None of the included builds contain this plugin) - Plugin Repositories (could not resolve plugin artifact 'com.google.firebase.crashlytics:com.google.firebase.crashlytics.gradle.plugin:2.2.0')
具体的には
以下のコードを
~~~
apply plugin: 'com.google.firebase.crashlytics'
~~~
buildscript {
~~~
dependencies {
classpath 'com.google.firebase:firebase-crashlytics-gradle:2.2.0'
~~~
こうしていました
plugins {
id "com.google.firebase.crashlytics"
~~~
~~~
plugins {
id "com.google.firebase.crashlytics" version "2.9.9" apply false
公式のマイグレーションのサンプルとバージョン以外同じです。
原因
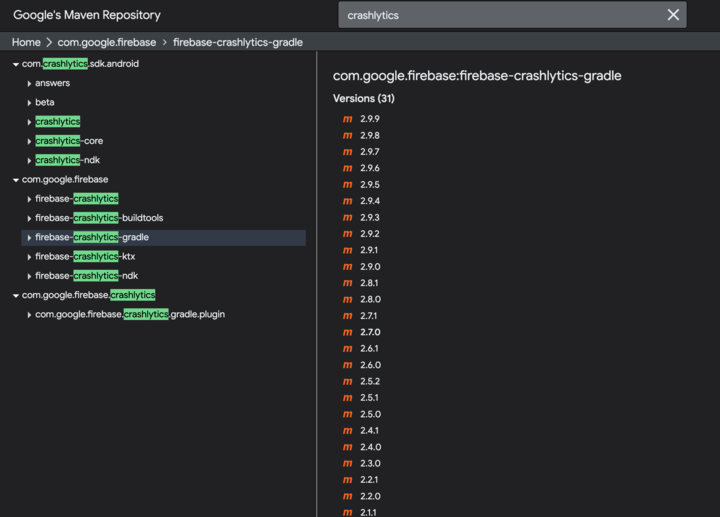
Google's Maven Repositoryを見ると原因が分かりました。
新しく指定しているcom.google.firebase.crashlyticsは2.8.1以降しかリポジトリに存在しませんでした。

これまで指定していたcom.google.firebase:firebase-crashlytics-gradleは2.2.0も存在しました。
まとめ
Google's Maven Repositoryにはcrashlyticsがcom.google.firebase.crashlyticsとcom.google.firebaseそれぞれにある。
com.google.firebase.crashlyticsの方は2.8.1以降の新しいものしかない。
