Percona Blog とか見ていると、よく出てくるので使ってみることに。
設定はいたって簡単、下記のURLの通りで問題ない。
Installing the Percona Monitoring and Management Platform
1.構成
PMMサーバー : 10.0.0.1
DB : 10.0.0.2
OS : CentOS6.7
OS : MySQL5.6
*管理サーバーにはdockerをインストール
2. 準備
1.下準備
DB から PMMサーバーへは 80 port でアクセスできるようにする。
PMMサーバーからDBへは40000-40002 port へアクセスできるようにする。
2.PMMサーバーの用意
docker起動後
# Create a PMM Data Container
docker create \
-v /opt/prometheus/data \
-v /opt/consul-data \
-v /var/lib/mysql \
--name pmm-data \
percona/pmm-server:1.0.4 /bin/true
# Create and Run the PMM Server Container
docker run -d \
-p 80:80 \
--volumes-from pmm-data \
--name pmm-server \
--restart always \
percona/pmm-server:1.0.4
3.PMMクライアント用意
監視対象で作業
インストール
wget https://www.percona.com/downloads/pmm-client/LATEST/pmm-client-1.0.4-1.x86_64.rpm
sudo rpm -ivh pmm-client-1.0.4-1.x86_64.rpm
設定
sudo pmm-admin config --server 10.0.0.1 --client-address 10.0.0.2
設定確認
sudo pmm-admin info
PMM Server | 10.0.0.1
Client Name | db01
Client Address | 10.0.0.2
Service manager | unix-systemv
sudo pmm-admin ping
OK, PMM server is alive.
メトリクス追加
sudo pmm-admin add mysql:metrics --user root --host 127.0.0.1 --port 3306
sudo pmm-admin add linux:metrics
接続確認
sudo pmm-admin check-network --no-emoji
* Client <-- Server
------- ------------ ---------------------- -------------
METRIC NAME PROMETHEUS ENDPOINT REMOTE STATE
------- ------------ ---------------------- -------------
linux db01 10.0.0.2:42000 OK
mysql db01 10.0.0.2:42002 OK
PMM管理画面 (PMM landing page)
データがとれていればOK
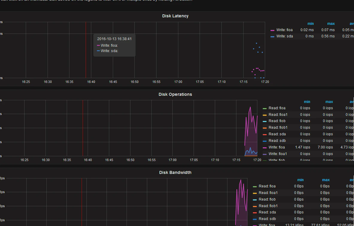
DISK 関連
個人的にはDISKのVolumeごとにlatencyグラフが見えるのはありがたい
Innodb 関連
4.その他
メトリクス停止
sudo pmm-admin stop linux:metrics db01
メトリクス削除
sudo pmm-admin remove linux:metrics db01
途中でhost名やクライアントIPを削除した場合、PMMサーバーから接続が上手くいかないことがある。
その場合、いったんクライン側の設定削除・設定のやり直しやPMMサーバーのdocker container作り直しなどをやれば解消されることがある。
*/var/log/pmm-mysql-queries-42001.log に吐かれるlogは、あまり有用な情報はでてくれない

